Explore tweets tagged as #syslog
@Kayzo_Banty
Darkhorse
1 hour
Day 49 of #100daysofcybersecurity @OnijeC @cyberjeremiah @elormkdaniel @Nnajikenechi I learnt Technologies & Protocols, where they explained how common protocols like Syslog, NTP, Email, DNS, HTTP(S), ICMP and ways they can be exploited like DNS exfiltration, iFrames & the likes
@Kayzo_Banty
Darkhorse
1 day
Day 47 & 48 of #100daysofcybersecurity @OnijeC @cyberjeremiah @Nnajikenechi Had an impactful session @AfriTechX digital forensics & threat intelligence class where @elormkdaniel dissected what digital forensics is all about and the tools used Also took my checkpoint exam today
0
0
2
@tom_doerr
Tom Dörr
19 days
Syslog collector and viewer on DuckDB
4
76
756
@vspinmaster
Brandon Lee
1 day
Centralize #HomeLab Logs With Logward #Syslog Server https://t.co/SRFiznSsKe
0
1
4
@PCzanik
Peter Czanik
14 hours
My @turris_cz Omnia #Linux #router is 9 years old, but still receiving updates regularly. My favorite detail from the last update e-mail: • Updated package syslog-ng from version 4.7.1-1 to version 4.10.2-r1 #syslog_ng #LogManagement
1
0
0
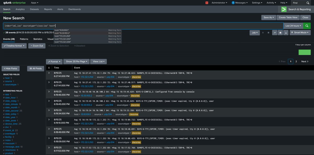
@rogue_router
Matt Leuschner
4 months
Watching the syslog data flow from my CML nodes into the Splunk container.
1
2
23
@logstare
LogStare(ログステア)
2 months
PaloAltoにおけるTLS通信を利用したSYSLOG送信方法についてご案内しています。 https://t.co/N568lbvc1O #ログ管理 https://t.co/fGkO3eQ3ej
0
0
2
@PCzanik
Peter Czanik
28 days
What are your options, if you want to have #syslog_ng up and running on #AIX? - AIX #ToolBox by @IBM now includes syslog-ng #OpenSource - compile the latest code from source - syslog-ng PE by @OneIdentity if you need commercial support https://t.co/kTYCj7H6zZ #LogManagement
0
2
2
@Beauty23644
Moshood Bushroh
2 days
Day 62 of #100DaysOfCybersecurity Wrapped up the rest of Security Devices and moved into Security Services today. Learned how tools like ACLs, syslog, port mirroring, VPNs, and flow monitoring all work together to secure and observe network traffic. @elormkdaniel @ireteeh
2
1
6
@projectdc01
産業用綿棒
2 months
恐ろしいSYSLOG量だった・・・ (管理網内DNSサーバーの死亡による大量クエリエラー)
0
33
183
@logstare
LogStare(ログステア)
30 days
FortiGate にSNMP (v1, v2c) / Syslog 設定を追加する方法について記載しています。 https://t.co/O8l92r3NDq #Syslog #ログ管理 https://t.co/zGNpMOqCxP
0
0
0
@Maver1xck
Maverick
5 months
First Half done. Second Half involves security configurations and management. This will include: NAT, ACLs, Port Security, DHCP, DNS, DAI, NTP, SNMP, SYSLOG, LIKE I SAID THIS LAB CONTAINS EVERYTHING CCNA, which will include a book. ETA from start to finish 7days.
15
22
140
@marinkazitnik
Marinka Zitnik
2 months
MedLog - A global log for medical AI, aka syslog for medicine, https://t.co/mfIbZtSRyK Led by the stellar @ayushnoori in collab with @zakkohane and extraordinary global team @Harvard @HarvardDBMI @UniofOxford @UCSanDiego @MSFTResearch @Stanford @pandahealth @Gatesfoundation
2
16
29
@PCzanik
Peter Czanik
29 days
The syslog-ng stats-exporter() allows you to collect syslog-ng #statistics using #Prometheus. Version 4.10 of #syslog_ng added options to ensure that all related options of syslog-ng-ctl are now available in stats-exporter() too. https://t.co/cPmgGOewmR #LogManagement
0
1
1
@BtcSyslog
SYSLOG
20 days
one last dance imo 🕺🏼 #Bitcoin
0
0
0
@openblocks
【公式】ぷらっとホーム株式会社
15 days
【ブログ更新のお知らせ🎉】 設定次第で“できること”が変わる!? EasyBlocks SyslogのSNMPエージェント機能の可能性について解説します。Zabbixでのログ監視をもっとスマートにしたい方におすすめの内容です! https://t.co/51rKG9uPYO
0
1
3
@udp_5060
しよ
3 months
syslogで「IPv6 PrefixのAdd/Delete」が出力された事をトリガーに特定のコマンドを流し込みたくLuaを作成中。 RTX810引っ張り出してきて色々検証しているのですが、LAN2をlink downさせてからIPv6 Prefixが削除されなくてDeleteのsyslogが出力されない…コレLifetimeで維持してるのか…
1
0
7
@openblocks
【公式】ぷらっとホーム株式会社
29 days
【ブログ更新のお知らせ🎉】 Syslogの「直近10分ログをCSVで自動送信」する仕組みを、Zabbix連携で試してみました。EasyBlocks SyslogのAPI機能とAIを活用して「現場で役立つ通知運用」を実現します! https://t.co/fxp47LZTdD
0
1
3
@vspinmaster
Brandon Lee
1 day
Logward Is the Lightweight Syslog Server Every Home Lab Needs in 2025 #homelab #homeserver #syslog
0
1
7
@calrecaudio
Calrec Audio
23 days
🎚Master your mix with #Calrec Argo! Join our Product Manager, Gareth Frimston, as he walks you through 'Syslog', one of the powerful new features in #Argo v1.4. 👉Watch the full series and book a demo here: https://t.co/tWV0ttJeMY
0
0
2