Explore tweets tagged as #loadtests
@mrJackLevin
ⓧ Cypherius Prime 🛞X1
2 years
Running loadtests -- on 333 Nodes. #X1
49
73
233
@MongooseIM
MongooseIM
7 years
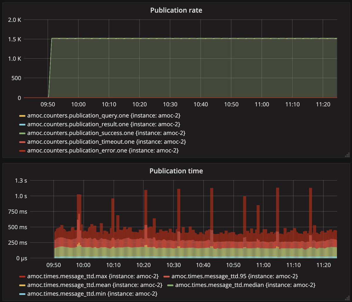
Here is a sneak peek of a #loadtests run for the #PubSub PEP functionality. The default setup is each node has 50 subscriptions. Results for #Postgres backend: #MongooseIM is capable of handling around 500 node creation requests per minute & around 3000 publications per minute.
0
4
6
@blueman2030
Guy Talom
7 years
This is the kind of time i feel the power of cloud computing.... So much compute and network power ready for me. #Azure #Devops #loadtests Coming soon an article on those keywords. Stay tuned👀👀
0
0
0
@MongooseIM
MongooseIM
7 years
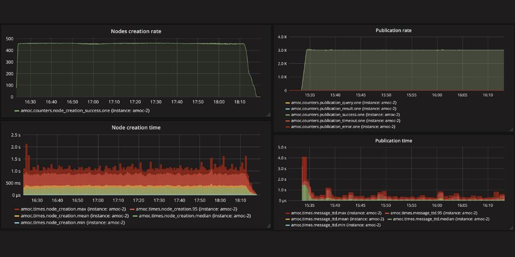
The last batch of #loadtests for #PubSub PEP functionality has been done for #Mnesia Backend. The default setup is each node has 50 subscriptions: For 50k users #MongooseIM can handle around 350 node creation requests per minute and around 2500 publications per minute!
0
3
3
@MongooseIM
MongooseIM
7 years
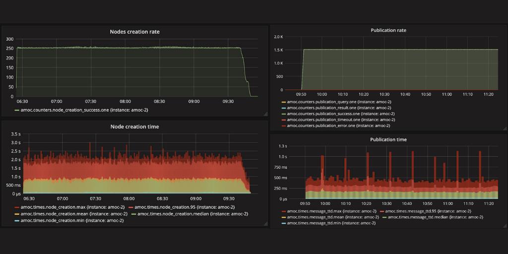
Here are the results of the #PubSub PEP functionality #loadtests done for #MySQL backend. The default setup is each node has 50 subscriptions. MongooseIM can handle around 250 node creation requests per minute and around 1500 publications per minute. #MongooseIM #Messaging
0
1
2
@EasiBridge
EasiBridge
2 years
1st loadtests successfully completed on all-new EB40 prototype simulating MLC12 peak bending and shear loads. All bridge members demountable to pack down INSIDE hollow deck planks. 40’ bridge that fits in back of Land Rover! #easibridge #getoverit @thinkdefence @LogisticThinker
0
4
39
@0GiS0
Gisela Torres
5 years
return(GiS); | Pruebas de carga programadas con Artillery y Microsoft Azure | https://t.co/hbg87nfuVD #Artillery #LoadTests #Docker #MicrosoftAzure #GitHub #Serverless #LogicApps #DevOps
0
4
4
@Crestchic_UK
Crestchic Loadbanks
8 years
#Crestchic has loaded 20 trailers with 57 #loadbanks, which are set to leave their UK #manufacturing facility to provision #loadtests for a major #telecoms operator. The 'Knott-Avonride built' trailers will #transport the resistive loadbanks : 15x 300kW, 12x 600kW and 30x 60kW.
0
3
5
@RenatoGroff
Renato Groff
25 days
Novo vídeo no Canal .NET -> Testes de Performance em PostgreSQL com k6: um exemplo prático utilizando Azure DevOps -- Link: https://t.co/ogmwbojLQC C/ @dirceuresende #k6 #postgresql #performance #loadtests #devops #azuredevops #azurepipelines #linux #docker #containers #sql
0
1
3
@RenatoGroff
Renato Groff
5 years
Artillery: testes de carga e geração de relatórios HTML https://t.co/R0slvTXSef #artillery #npm #tests #loadtests #dotnet #aspnetcore #windowsterminal
0
2
4
@piotr_minkowski
Piotr Mińkowski
3 years
Performance Tip 💡 For API load testing you can use @grafana k6 ( https://t.co/7i2CcHMDUT). The test has to be written in javascript. You can run the using CLI or on Kubernetes. There are a lot of extensions - e.g. for Apache Kafka load testing. #loadtests Usage 👇👇👇
3
7
44
@tomsontom
Tom Schindl
5 years
🤔 - hm das fängt ja schon mal gut an - da hat wohl jemand auf die loadtests verzichtet #tiroltestet #fail #dilettanten
1
0
0
@RenatoGroff
Renato Groff
29 days
Novo vídeo no Canal -> Testes de Performance em SQL Server com k6: um exemplo prático utilizando Azure DevOps -- Link: https://t.co/mHGyxm78sf C/ @dirceuresende #k6 #sqlserver #performance #loadtests #devops #azuredevops #azurepipelines #linux #docker #containers #sql #data
0
0
1
@pivotengineers
Pivot Engineers
4 years
Our #engineers perform #loadtests often to help #contractors out of a jamb and verify structural compliance with building code. In practice, #loadtesting doesn’t have to be complex – it is just the act of applying load to a portion of a #structure and measuring the response.
0
0
1
@RenatoGroff
Renato Groff
16 days
Novo vídeo no Canal .NET -> Testes de Carga com k6 + Kubernetes: executando e escalando seus testes a partir de um cluster! -- Link: https://t.co/h1iayY5b7o C/ @tbertuzzi @diegoonazure #k6 #kubernetes #loadtests #tests #k8s #linux #azure #aks #azurekubernetesservice
0
2
3
@Neotys
Neotys, a Tricentis company
7 years
Thank you @grabnerandi who exposed during our @Neotys user conference in Frankfurt the benefits of integrating ]@Dynatrace #APM with #NeoLoad to get deeper insight during #loadtests. Learn more about the integration on https://t.co/Dcs1qVRtRe #perfmatters
0
8
16
@testguilds
TestGuild
13 days
#Performancetesting is complex and slow to analyze. 🚦Abhinav Premsekhar will show how #AI can generate #loadtests fast and turn performance metrics into clear insights with real fix recommendations. Kickoff special: 20 percent off your ticket. 👉 https://t.co/F3qdKeZVl7 #A
0
1
1
@LiftWisco
WiscoLift
2 years
OSHA states that a crane load test be performed at a minimum of every four years. Here are our Service Technicians performing a load test on a customer crane. For more information and to schedule your test, call our Crane Specialists at 800-242-3477. #cranes #loadtests
0
2
8
@IoT_TMobile
IoT T-Mobile NL
7 years
Hoe goed werkt ons #IoT-netwerk nu echt? De afgelopen maand hebben we verschillende loadtests gedaan met 100 IoT devices op één antenne. Check onze bevindingen op https://t.co/tk1CjFyZuC. #NBIoT #performance #LPWA
0
1
4