Explore tweets tagged as #etherapis
@NickSzabo4
Nick Szabo
10 years
Form-minimized commerce: https://t.co/K9MYhPHoyM Example:
0
2
5
@peter_szilagyi
Péter Szilágyi
10 years
@coindesk @GeorgeAHallam Not to be a party pooper, but "first" is a bit steep, given that EtherAPIs did it already in February ;)
0
0
3
@peter_szilagyi
Péter Szilágyi
10 years
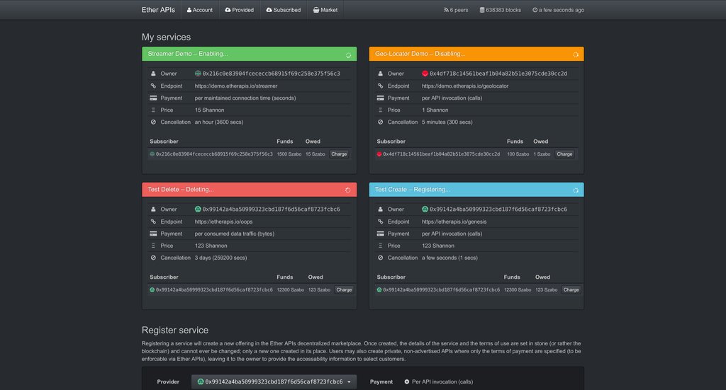
Look what the Easter bunny brought us :D Moar #etherapis goodies: service life cycle management ;) #ethereum #golang
2
7
20
@peter_szilagyi
Péter Szilágyi
10 years
Sunday afternoon hacking: #webm video encoder to generate Media Source Extension capable streams :D #golang #docker
2
0
1
@Zcash_Daily
ZCASH SHIELDED NEWS🛡️ᙇ
10 years
0
21
15
@jeanhelou
Jean Helou
10 years
0
0
0
@mingchan88
Ming Chan
10 years
Looks like voting is still open. #Go go #ethereum (pun intended) #EtherAPIs project https://t.co/r837QThuLx
@ethereum
Ethereum
10 years
Vote for the Ethereum team's (@jeffehh & @peter_szilagyi) micro-payment platform built at Gopher Gala! https://t.co/zhI1iQTgcB #blockchain
0
2
3
@peter_szilagyi
Péter Szilágyi
10 years
@beertocode EtherAPIs is mostly in a hobby stage to dog-food go-ethereum, so we often sidetrack to fix upstream. I'd like to push it though!
0
0
0
@peter_szilagyi
Péter Szilágyi
10 years
We've revamped the #etherapis website so that you can follow exactly what we're up to ;) https://t.co/nApWlTZwc4 #Ethereum #golang #APIs
3
66
22
@NathanPabrai
Nate Pabrai 🇺🇸
10 years
https://t.co/INcpUpdSTU pay per use API's without trust
0
0
0
@zeligf
Viktor Trón
10 years
etherapis.io -- Micropayment platform for generic API calls using ethereum
1
6
9
@CryptoDubai912
Crypto News Aggregator 🚀
10 years
Micropayment platform for generic API calls https://t.co/Nuk5uznwuv #ethereum
0
0
0
@peter_szilagyi
Péter Szilágyi
10 years
First #etherapis teaser ;) Decentralized, trustless API marketplace in the making (acc management) #Ethereum #golang
2
21
32
@jeanhelou
Jean Helou
10 years
0
0
0
@oss_go
Go OSS
6 years
webmcoder - Media Source Extension WebM streaming encoder
0
0
0
@cinnamon_carter
cinnamon_carter
10 years
RT @NickSzabo4: Form-minimized commerce: https://t.co/7u9uBUy7b0 Example:
0
0
0
@zeligf
Viktor Trón
10 years
@talkee_bitcoin
Everything Bitcoin
10 years
21’s Bitcoin computer now lets developers buy and sell API calls without a credit card: After launching a smal...
1
7
9
@robertnosko
Robert Nosko
10 years
#EtherAPIs example of decentralised, trustless, private and secure #micropayment platform for #API calls #blockchain
0
0
0
@zeligf
Viktor Trón
10 years
@obscuren & @peter_szilagyi etherapis.io is among top 20 https://t.co/4TiiRdDW0l congrats
0
0
1