Explore tweets tagged as #SPARCS
@SmokeAwayyy
Smoke-away
1 year
SpARCs of AGI
5
12
117
@64005000YY
Mi5000
1 month
SPARCS(CBTC)のシミュレータがありました。路線は筑肥線でした。 D-ATCみたいな感じで速度計に印が出ていました。 右側のディスプレイに接近、常用、非常の3つのパターンが表示されており、先行列車との接近運転ができて楽しかったです。
@64005000YY
Mi5000
1 month
今日は日本信号の第12回鉄道まつりに行きました。大変楽しかったです。 4枚目のタブレット閉塞体験では、ベルをチンチン鳴らして引き出しからタブレットを取り出したりする一連の作業が体験できました。中々手順が多く難しいですね。
0
24
173
@SanfordHealth
Sanford Health
2 months
Over the past two days, clinicians and public school staff came together for specialized training in SPARCS (Structured Psychotherapy for Adolescents Responding to Chronic Stress). Learn more about the program: https://t.co/ll0w26mhdk
0
0
1
@statepress
The State Press
28 days
Tiny satellite, big discoveries, from campus to cosmos The SPARCS satellite will study ultraviolet light from distant stars to understand the habitability of exoplanets. Read more from Nikhil Mohta: https://t.co/APXIraNVNg
0
1
3
@kwabang2827
Kwabang (크와방)
6 months
SPARCS에서 speedtest[.]net을 통한 인터넷 속도 측정 서비스를 시작합니다!
3
4
26
@MeowgicalRosie
Meowgical Rosie
1 year
Who am I seeing at SPARCS Mini Con in Whitley Bay tomorrow? I’ll be performing at 2pm and 3:30pm!💕💕 All funds raised at the con will go toward supporting autistic people and their families, so please do come along if you can!💖
1
1
19
@SparcsMediaHub
Sparcs Media Hub
2 years
Rest Well KODA 😭😭😭😭😭
0
0
1
@katiemadden95
Katie Madden
1 year
Very proud of our team today 💙 @Mersey_Care #SPaRCS 🎆
4
0
11
@kwabang2827
Kwabang (크와방)
1 year
PacketIX 라우트 서버 작동 👍 SPARCS(AS152671)와 Yuki Network(AS151349)가 피어링 되었습니다
1
1
12
@SparcsMediaHub
Sparcs Media Hub
2 years
A million ways to travel ... BUSTED 😩😩😩
0
0
1
@kwabang2827
Kwabang (크와방)
5 months
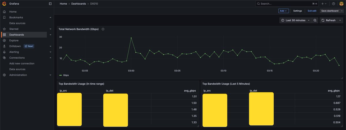
SPARCS 네트워크 대시보드 구축 👀 pmacct(w. Port Mirroring), Kafka, ClickHouse, Grafana
1
1
14
@mov_axbx
Nathan Odle
2 years
So far not looking good for Pile of SPARCs seller Bubble wrap and peanuts doesn’t catch it guy
1
1
1
@shreedharsingh9
shreedhar singh
3 months
SPARCS - Stealth Platform Asymptotic Radar Cross Section Software, developed by NAL. it can predict the RCS of aircraft
0
18
148
@Misase
みさせ
7 months
SPARCS乗りにきた
1
0
2
@MyjoboMalawi
Myjobo
8 months
Two vacancies at Sparcs
0
6
9
@astrosonnen
Alessandro Sonnenfeld
2 years
In Bologna for the SKA Pathfinders Radio Continuum Surveys #SPARCS meeting! Chris Riseley starts off with the basics
0
0
6
@NathanielJonesX
Ser Jorah
8 days
@BillAckman @X @realDonaldTrump $psth $sparc $sparco $sparcs $spars
0
0
2
@SparcsMediaHub
Sparcs Media Hub
2 years
0
0
1
@SparcsMediaHub
Sparcs Media Hub
2 years
Penis theft at Kasoa....
0
0
1