chukwupg Profile Banner
Based On Believe Profile
Based On Believe

@chukwupg

Followers
788
Following
3K
Media
129
Statuses
1K

Engineer by degree ๐Ÿ‘จ๐Ÿผโ€๐ŸŽ“ || Cybersecurity by passion || Tech-Savvy || Kaizen ๐Ÿง˜๐Ÿผโ€โ™‚๏ธ || Open Minded || #MUFC

Joined January 2014
Don't wanna be here? Send us removal request.
@chukwupg
Based On Believe
1 month
#Day100 of #100DaysOfCyberSecurity Project Completed โœ… | Password Policy Enforcer - v2 (Python) I just wrapped up the final version of my password security project. ๐Ÿ‘‡ ๐Ÿ“‚ https://t.co/M6mmkgRv44 Whatโ€™s new in v2: - I Integrated zxcvbn for advanced password strength scoring,
5
5
24
@chukwupg
Based On Believe
2 hours
Day 23 โ€“ #100DaysOfCybersecurity Today, I completed the remaining sections of the Cloud Security module. What I covered today: - Cloud infrastructure security & shared responsibility model - Defense-in-depth approach of cloud security and microsegmentation (also known as
@chukwupg
Based On Believe
1 day
Day 22 โ€“ #100DaysOfCybersecurity As part of my ongoing revision for the Cybersecurity Essentials course in preparation for the final exam, I revisited Cloud Security, which has been one of the more challenging sections of the course for me. I combined my previous notes on Cloud
0
0
2
@ireteeh
Dr Iretioluwa Akerele
5 hours
My son drew a bird ๐Ÿ’™๐Ÿ’š
21
13
212
@wildfl0w6r
Bee
24 hours
Day 22/100 of #100DaysOfCyberSecurity Today I learned about the physical layer of a network & it's characteristics. I also understood these terms better: Bandwidth is capacity, latency is delay, & throughput is the actual amount of data that gets through @jay_hunts @segoslavia
@wildfl0w6r
Bee
2 days
Day 21/100 of #100DaysOfCyberSecurity I spent today revising what I learned this week. From next week, Iโ€™ll focus more on network security so I can stay aligned with my classes and not spread myself too thin @ireteeh @jay_hunts @TemitopeSobulo @segoslavia @cyberjeremiah
4
10
25
@chukwupg
Based On Believe
1 day
Day 22 โ€“ #100DaysOfCybersecurity As part of my ongoing revision for the Cybersecurity Essentials course in preparation for the final exam, I revisited Cloud Security, which has been one of the more challenging sections of the course for me. I combined my previous notes on Cloud
0
3
3
@ireteeh
Dr Iretioluwa Akerele
1 day
Every Cybersecurity role touches risk, whether youโ€™re in SOC, GRC, Cloud, or a Pentester. If you donโ€™t understand risk, youโ€™re just reacting to threats instead of managing them. My new course on Oโ€™Reilly is a good starting point if you want to understand the concept of risk.
4
51
178
@ireteeh
Dr Iretioluwa Akerele
3 days
There are benefits when you pay the price ๐Ÿ‘‡๐Ÿพ In 2022โ€“2023, my life revolved around my PhD. I worked on it everywhere, on the train, on planes, at parties, and even during road trips. While sleeping, I used to think about my work: what I needed to correct, what I should have
36
98
637
@Olu_bright_
OLUWASEUN
3 days
@jay_hunts @cyberjeremiah @Cisco @h4ruk7 Day 20 | #100DaysOfCybersecurity I completed a hands-on project involving Cisco router, device setup, configurations and security, with proper project documentation. I Joined a community class of Digital Forensic hosted by @elormkdaniel #ireteeh #jay_hunts #segoslavia #OnijeC
2
3
6
@chukwupg
Based On Believe
2 days
Day 21 โ€“ #100DaysOfCybersecurity Today, I intentionally took time to rest and recharge in preparation for the week ahead. Recovery is part of the process, and maintaining consistency also means knowing when to pause and just breathe. I also joined the Cybersecurity XClass EP
0
1
8
@elormkdaniel
Elorm Daniel
2 days
5
8
66
@ireteeh
Dr Iretioluwa Akerele
3 days
If youโ€™re struggling to understand risk management, you should check out my course on Oโ€™Reilly. Itโ€™s loaded ๐Ÿ’ช https://t.co/iF5TDzmGn5
3
67
161
@_Amarachick
Amarachi
3 days
Day20 #100DaysOfCyberSecurity #RedTeamer Had a very busy day, couldnโ€™t complete a room on @tryhackme , joined the session hosted by @jay_hunts , it was quite interesting and insightful. We go again tomorrow, bye x @ireteeh @cyberjeremiah @segoslavia @TemitopeSobulo
@jay_hunts
zส‡unH สŽษลฟ ษsษษŸnW ๐Ÿฆ๐Ÿฆ๐Ÿฆ๐Ÿฆ
3 days
1
6
27
@chukwupg
Based On Believe
3 days
Day 20 โ€“ #100DaysOfCybersecurity Today, my study focused on Zone-Based Policy Firewalls (ZPF) and how they are used to implement structured, policy-driven security on Cisco routers. I used YouTube to reinforce my understanding of how ZPF replaces the older Classic IOS Firewall
@chukwupg
Based On Believe
4 days
Day 19 โ€“ #100DaysOfCybersecurity Building on yesterdayโ€™s hands-on lab with IPv4 ACLs, today I moved into IPv6 access control by configuring and validating IPv6 ACLs in Cisco Packet Tracer. The lab simulated real-world DoS and DDoS scenarios, requiring traffic filtering based on
0
1
5
@cyberjeremiah
Ezechi Jeremiah
4 days
Day 19/100 #100daysofcybersecurity Today I Started working on a very interesting Project with Kali Linux. The full Documentation would be released tomorrow ๐Ÿ”ฅ @jay_hunts @segoslavia @ireteeh @_DeejustDee
@cyberjeremiah
Ezechi Jeremiah
5 days
Day 18/100 #100daysofcybersecurity I didn't do much today cos of work related tasks. Butttt Here's a video I made on how to document your projects. It will be of help to someone ๐Ÿ˜. https://t.co/5xynuxxu4T @ireteeh @cyber_rekk @jay_hunts @_DeejustDee
5
16
50
@_Naya07
Ifunanya
4 days
Day 19/100 #100DaysOfCybersecurity I made a presentation today on an insider-threat scenario, how such risks emphasize the role of ethics, governance and a professional mindset in preventing breaches and ensuring responsible employee actions. @ireteeh @TemitopeSobulo @jay_hunts
@_Naya07
Ifunanya
5 days
Day 18/100 #100DaysOfCybersecurity #GRC Reviewed everything Iโ€™ve learned so far and started the second project for the month. @ireteeh @TemitopeSobulo @segoslavia
1
5
15
@umarmusaShehu2
Sudo Undeesputed
4 days
DAY 18/100 OF #100DAYSOFCYBERSECURITY COMPLETED LINUX FUNDAMENTALS ON THM. THIS STRENGTHENED MY UNDERSTANDING OF THE LINUX FILE SYSTEM, COMMAND-LINE NAVIGATION, USERS AND PERMISSIONS, AND ESSENTIAL TERMINAL OPERATIONS THAT ARE WIDELY USED IN CYBERSECURITY ENVIRONMENTS. LINUX
@umarmusaShehu2
Sudo Undeesputed
5 days
DAY 17/100 OF #100DAYSOFCYBERSECURITY WORKED THROUGH A LINUX COMMAND LINE REVISION ROOM ON THM, FOCUSED ON BUILDING EFFICIENCY AND FAMILIARITY WITH THE TERMINAL. THIS ROOM HELPED ME PRACTICE AND BETTER UNDERSTAND ESSENTIAL COMMAND-LINE TOOLS SUCH AS DU, GREP, AWK, SED, TR,
0
3
13
@ireteeh
Dr Iretioluwa Akerele
5 days
Proud moment ๐ŸŽ‰๐ŸŽ‰๐ŸŽ‰๐ŸŽ‰ My Cybersecurity Risk Management Fundamentals course is now live on Oโ€™Reilly. This course is designed to help current and aspiring security professionals navigate cyber risks, make informed decisions and support organizational resilience.
61
135
554
@UbiWanKenobii
Jck
4 days
Day 19 #100DaysOfCyberSecurity Today I covered AWS Databases: database basics, relational and NoSQL services, and why they matter: scalability, resilience, and flexibility for different workloads. @jay_hunts @ireteeh @segoslavia #CloudComputing #LearningInPublic
@UbiWanKenobii
Jck
5 days
Day 18 #100DaysOfCybersecurity Wrapped up AWS Storage module today. Then jumped into Bash scripting, wrote some simple scripts. Then I tried installing Splunk for a new project but couldnโ€™t get it working. I'll try again. @jay_hunts @ireteeh @segoslavia #Bash #LearningInPublic
4
6
14
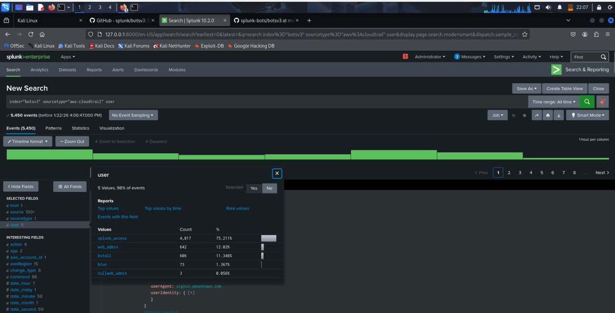
@Cyber_Sam01
Adetola Samuel
5 days
Day 17 #100DaysOfCybersecurity I was able to download and deploy Splunk Enterprise on my Kali machine today. I also installed the Boss of the SOC dataset (BOTSv3), which will serve as my logs for practice since I don't have other logs to forward yet... @jay_hunts
1
2
4
@wildfl0w6r
Bee
4 days
@wildfl0w6r
Bee
5 days
Day 18/100 of #100DaysOfCyberSecurity Today I continued with AWS learning. I learned that Amazon S3 stores data as objects within containers called buckets and AWS provides various storage classes #CloudSecurity @ireteeh @jay_hunts @TemitopeSobulo @segoslavia @cyberjeremiah
6
10
36
@segoslavia
แนขแบนฬgunfรบnmi๐Ÿ˜Ž
4 days
Some people are just freaking talented ๐Ÿ”ฅ๐Ÿ”ฅ
@_iamtolulope
Tolu Lope๐Ÿ‘‘๐ŸคŸ๐Ÿฝ
5 days
Creativity at its peak๐Ÿคฏ๐Ÿคฏ
2
1
11