DrizzleORM Profile Banner
Drizzle ORM Profile
Drizzle ORM

@DrizzleORM

Followers
45K
Following
14K
Media
1K
Statuses
10K

ORM

Ukraine
Joined September 2022
Don't wanna be here? Send us removal request.
@DrizzleORM
Drizzle ORM
9 days
14
15
387
@kulkarniankita9
Ankita Kulkarni
13 hours
πŸ”₯ NEW: Complete Next.js 16 Crash Course What will you learn? ✨ Next.js 16 @nextjs πŸ”’ Complete User Management @ClerkDev 🎨 Modern UI @tailwindcss @shadcn ☁️ PostGres Db @neondatabase πŸͺ„ ORM @DrizzleORM πŸ›‘οΈ Zod @colinhacks 🚒 Deployment @vercel Check it out πŸ‘‡πŸš€
4
3
21
@DrizzleORM
Drizzle ORM
16 hours
@DrizzleORM
Drizzle ORM
16 hours
Do you want to selfhost onedollarstats?
3
0
44
@DrizzleORM
Drizzle ORM
16 hours
Do you want to selfhost onedollarstats?
6
1
34
@DrizzleORM
Drizzle ORM
1 day
Seems like they will have to merge it
@calcom
Cal.com
1 day
1000 likes - and we close it
1
0
121
@DrizzleORM
Drizzle ORM
1 day
7
1
143
@nuxt_hub
NuxtHub
1 day
NuxtHub v0.10 is out with multi-vendor support ✨ Build full-stack Nuxt apps with: - DB powered by @DrizzleORM (with automated migrations) - KV powered by unstorage @unjsio - Blob compatible with @vercel blob, R2 and S3 https://t.co/W21Mmvfi16
Tweet card summary image
hub.nuxt.com
NuxtHub is now available on multiple cloud providers. You can now deploy your NuxtHub project on your own hosting provider.
8
5
64
@DrizzleORM
Drizzle ORM
2 days
HTML5 released Oct 2014 and HTMX is only version 4
@htmx_org
htmx.org / CEO of Combuter Science (same thing)
2 days
happy to announce htmx 4.0 alpha 5: https://t.co/MgcZpzLEDH a few breakingish changes: * disabling view transitions by default due to the bad/slow default view transition * moved the htmx meta config name back to `htmx-config` to avoid an upgrade step for 2.0 users
3
0
50
@DrizzleORM
Drizzle ORM
2 days
@DrizzleORM
Drizzle ORM
2 days
Drizzle Studio now has query telemetry πŸš€ - connection overhead with DNS lookup, TLS/SSL/TLS and database handshake (on/off) - latency to your database (on/off) - query itself with planning, execution, download and parse time As of now we support Postgres and MySQL, but we will
0
1
39
@DrizzleORM
Drizzle ORM
2 days
Drizzle Studio now has query telemetry πŸš€ - connection overhead with DNS lookup, TLS/SSL/TLS and database handshake (on/off) - latency to your database (on/off) - query itself with planning, execution, download and parse time As of now we support Postgres and MySQL, but we will
19
23
457
@DrizzleORM
Drizzle ORM
2 days
Yeah
0
0
6
@DrizzleORM
Drizzle ORM
2 days
Someone indeed bought an auto liker, sorry guys
@DrizzleORM
Drizzle ORM
2 days
1000 likes - we make a pr with drizzle migration
5
1
77
@DrizzleORM
Drizzle ORM
2 days
1000 likes - we make a pr with drizzle migration
@rodrigoehlers
Rodrigo Ehlers
2 days
@DrizzleORM @keithwillcode given @calcom is a large open source repo using prisma in production. What is your take on this?
16
3
1K
@DrizzleORM
Drizzle ORM
2 days
Did we cook?
32
29
1K
@DrizzleORM
Drizzle ORM
2 days
No GoLang server could beat Bun+drizzle in our benchmarks It wouldn’t even touch it
56
13
570
@DrizzleORM
Drizzle ORM
2 days
so many peeps want effect?
27
7
244
@DrizzleORM
Drizzle ORM
3 days
p.s. I'm not farming or false blaming don't let your users down, they deserve better
1
0
44
@DrizzleORM
Drizzle ORM
3 days
People are literally posting tweets about production projects going down after upgrading to Prisma 7 and their team is silent for a week and they are not coming with β€œplease don’t upgrade to 7 yet, we have issues” this might be a next14 case or might not be, but be honest and
@PavitraGolchha
pavi2410
3 days
@DrizzleORM you didn't have to shame them publicly 😝
22
5
222
@DrizzleORM
Drizzle ORM
4 days
@DrizzleORM
Drizzle ORM
4 days
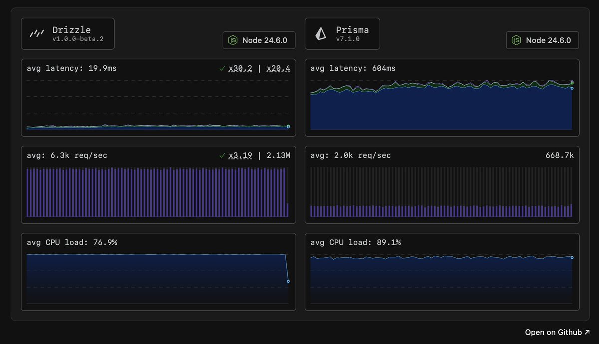
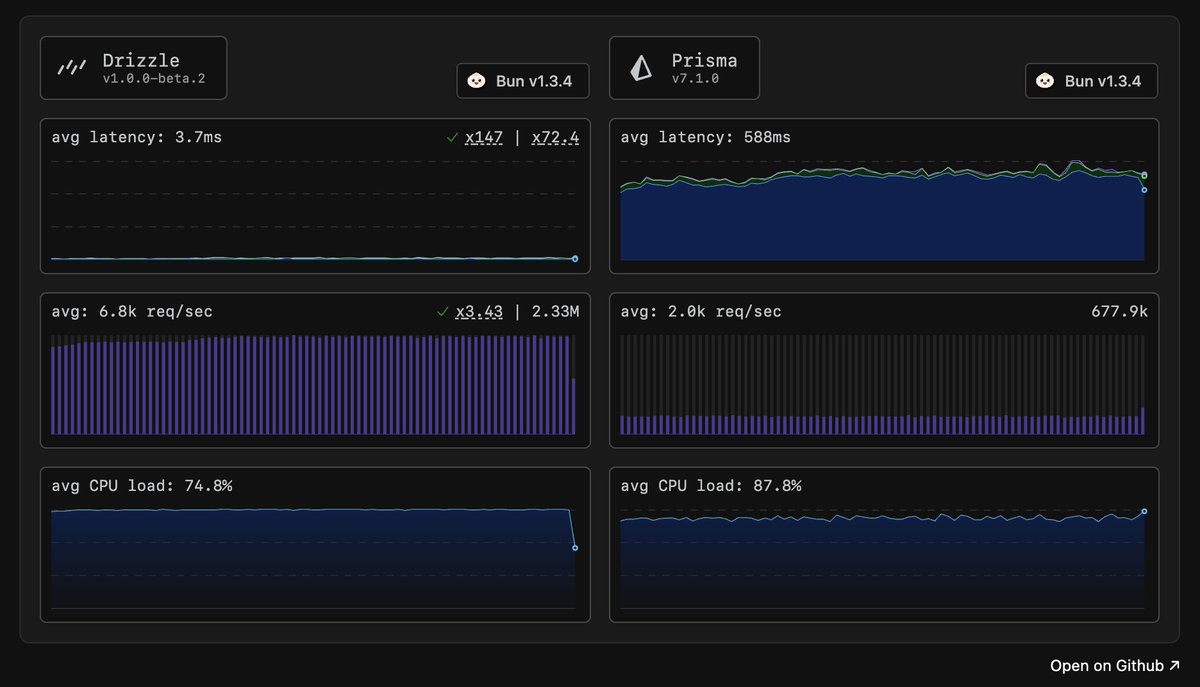
We've updated our benchmarks πŸš€ Drizzle v1.0.0-beta2 vs Prisma 7.1 Node 24.6: - Drizzle handled 2.13m requests, peaked at 9.4k reqs/s at ~100ms p95 latency - Prisma handled 668k requests, peaked at 2.3k reqs/s at ~150-200ms p95 latency before throttling Bun 1.3.4: - Drizzle
2
2
12
@DrizzleORM
Drizzle ORM
4 days
here you go
@DrizzleORM
Drizzle ORM
4 days
We've updated our benchmarks πŸš€ Drizzle v1.0.0-beta2 vs Prisma 7.1 Node 24.6: - Drizzle handled 2.13m requests, peaked at 9.4k reqs/s at ~100ms p95 latency - Prisma handled 668k requests, peaked at 2.3k reqs/s at ~150-200ms p95 latency before throttling Bun 1.3.4: - Drizzle
1
0
33