
CryptoFalka Hungary
@CryptofalkaH
Followers
5K
Following
16K
Media
3K
Statuses
15K
A CryptoFalka naponta megosztja veletek a kriptovilág legfontosabb eseményeit és lehetőségeit technikai, pszichológiai és fundamentális viszonyokat alapul véve.
Budapest, Magyarország
Joined March 2018
Another night, another +$300 billion in market cap for gold. Gold futures now rising into a record $4,250/oz.
129
333
2K
Don’t be the friend asking ‘where’s the next event?’ at Tech Week🤦 Scan the code, be the friend with the answers.
1
4
9
🇺🇸 PRESIDENT TRUMP: "We're in a trade war with China."
186
86
1K
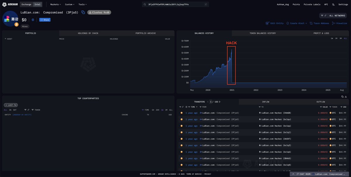
US GOVERNMENT NOW HOLDS $36 BILLION OF BITCOIN THEIR LARGEST SINGLE SEIZURE IS SOURCED FROM LUBIAN/CHEN ZHI ($14.1B) THIS MAKES THEM THE 7TH LARGEST HOLDER OF $BTC
59
105
649
$SOL ETF Update: @21shares files Form 8-A(12B)(Registration statement) with the #SEC after market close. This is the final document. This ETF will go live. https://t.co/uk5szrCerF
48
131
851
⚡️ Elon Musk: „A Bitcoin az energia alapú, inflációálló pénz – a fiat viszont hamis.” 💥 ☝🏼 Elon Musk újra a Bitcoin mellett tette le a voksát, és most az energia-alapú gazdasági modelljét dicsérte, amely szerinte védelmet nyújt a kormányok pénznyomtatása ellen. „Ezért alapul a
0
0
3
💰 A Binance 400 millió dolláros mentőcsomagot indít a pénteki kriptókrach károsultjainak A Binance bejelentette, hogy 400 millió dolláros segélyprogramot indít azon kereskedőknek, akik a pénteki kriptópiaci összeomlás során jelentős veszteséget szenvedtek el. 🔹 A csomag nem
0
0
1
🔥 Japán szigorít: jönnek a kriptós „bennfentes kereskedelem” elleni szabályok 🔥 Japán új törvénymódosításon dolgozik, amely megtiltaná és szankcionálná a kriptós insider tradinget, azaz a bennfentes információval való kereskedést – pont úgy, mint a részvénypiacon. 📉 A
0
0
3
📈 Az „Uptober” még mindig él?! A múlt heti, minden idők legnagyobb likvidálása után sokan temették az októberi bikás szezont – de a piac meglepően gyorsan regenerálódik. 🔹 A teljes kriptópiaci kapitalizáció ismét 4 billió dollár fölé emelkedett, miközben a Bitcoin ugyan
0
0
3
Kriptoelemzők szerint a történelmi minták alapján az összes eddigi altcoin-szezont nagymértékű és pánikkeltő piaci zuhanások előzték meg. https://t.co/TxbXJDt5wB
cryptofalka.hu
Kriptoelemzők szerint a történelmi minták alapján az összes eddigi altcoin-szezont nagymértékű és pánikkeltő piaci zuhanások előzték meg.
0
0
4
Guy Young, az Ethena alapítója elmondta, hogy a Binance-en bekövetkezett USDe depeg egy rendkívül specifikus eset volt, amely nem függött össze a projekt alapvető fundamentumaival. https://t.co/isIHjVWIGE
cryptofalka.hu
Guy Young, az Ethena alapítója elmondta, hogy a Binance-en bekövetkezett USDe depeg egy rendkívül specifikus eset volt, amely nem függött össze a projekt alapvető fundamentumaival.
0
0
1
A Nobel-békedíj bejelentése előtt 12 órával a Polymarketen már minden jel ugyanarra mutatott: María Corina Machado lesz a győztes. Véletlen? Vagy bennfentes előny a decentralizált világban? https://t.co/7Z5zbGlKGy
cryptofalka.hu
A Nobel-békedíj bejelentése előtt 12 órával a Polymarketen már minden jel ugyanarra mutatott: María Corina Machado lesz a győztes.
0
0
4
A truly despicable criminal empire has come under the crosshairs of the Department of Justice. And now, the U.S. government is 127,271 Bitcoin richer, worth roughly 14 billion dollars. For years, a modern-day slavery operation ran across Southeast Asia, fronting as a crypto
37
60
291
When the U.S. government said they'll start accumulating/stockpiling Bitcoin they meant it... just not the way most expected it. Instead of purchasing, it'll be mostly confiscations. Well, they said market neutral way of acquiring Bitcoin... there we go.
3
4
29
dear algorithm: please show this post to everyone that needs to know metamask is cooking. perps trading is here, polymarket prediction markets are coming, and a future metamask token has been confirmed. thanks
933
718
8K
🇺🇸 FED POWELL SPEECH SUMMARY 🇺🇸 "Outlook hasn't changed much since September." "Current Fed policy toolkit is working well." "Economic activity has surprised to the upside." "Fed may stop shrinking its balance sheet in the months ahead.” Sounds dovish, send it 🚀
96
131
1K
Powell: "We may be approaching the end of our balance sheet contraction in the coming months" QT will be ending soon.
449
683
9K
BREAKING: US Government Seized $14B BTC Tied to LuBian and Chen Zhi’s Pig Butchering Operation The US Government has submitted today a filing for the forfeiture of 127,271 $BTC ($14.2 BILLION) connected to Chen Zhi, chairman of Prince Group, who allegedly ran large-scale
73
228
1K
BREAKING: US Trade Representative Greer says the Trump Administration thinks they will be able to "work through it" with China. A meeting between President Trump and President Xi has officially been scheduled. Step number 9 in our tariff playbook has arrived.
We've spent the last 10 months analyzing EVERY single tariff development: Here's the EXACT playbook for investors. 1. Trump puts out cryptic post on tariffs coming for a specific country or sector, markets drift lower 2. Trump announces large tariff rate (50%+) and markets
94
259
2K