tarikeroglu Profile Banner
Tarık Eroğlu Profile
Tarık Eroğlu

@tarikeroglu

Followers
223K
Following
31K
Media
3K
Statuses
25K

#bitcoin : 205.700$ #ethereum : 15.260$ | Başarmak için, başarma arzunuzun başarısızlık korkunuzdan daha büyük olması gerekir...

Joined July 2018
Don't wanna be here? Send us removal request.
@tarikeroglu
Tarık Eroğlu
6 days
Kripto değil, resmen Çin işkencesi.
37
6
402
@tarikeroglu
Tarık Eroğlu
10 days
#bitcoin yükselirken #ethereum daha çok yükseliyorsa altcoinler, Bitcoine göre hareket eder. Bitcoin düşerken, ethereum daha fazla düşüyorsa #ethereum’a eşlik ederler. Delirmemek elde değil😊 Yeni korelasyonumuz artık bu sanırım🤦🏻
21
4
286
@tarikeroglu
Tarık Eroğlu
13 days
Hemen hemen 1 aydır, hangi hesabıma girsem ya %5-%10 yukarda ya aşağıda ya da aynı yerinde sayıyor. Altcoinler’de ufak tefek ataklar olsa da onlar bile kalıcı olamıyor. Piyasanın röntgenini kasa değişimleri gösteriyor. Fazla söze ve boş paylaşımlar yapmaya gerek yok. O
15
6
153
@tarikeroglu
Tarık Eroğlu
16 days
Etkinlik biter, fiyat düşer.🤷🏻‍♂️ Fiyat ve yatırımcı ile istedikleri zaman istedikleri gibi oynuyorlar.
@tarikeroglu
Tarık Eroğlu
18 days
Kripto tarafındaki pozitif havanın nedeni Dubai’de gerçekleşen #binance etkinliği. Bu eventi bu zamana kadar, asla negatif bir atmosferde yapmadılar. Her eventte piyasayı hafif toparlayıp etkinlik sonrası her zaman geri bastılar.
8
4
139
@tarikeroglu
Tarık Eroğlu
18 days
Kripto tarafındaki pozitif havanın nedeni Dubai’de gerçekleşen #binance etkinliği. Bu eventi bu zamana kadar, asla negatif bir atmosferde yapmadılar. Her eventte piyasayı hafif toparlayıp etkinlik sonrası her zaman geri bastılar.
42
7
247
@tarikeroglu
Tarık Eroğlu
22 days
Piyasa şaşırtmamaya devam ediyor. 2 gün bile üst üste altlara fırsat vermiyorlar. Kalıcı yükseliş hâla yok. Tüm coinler sırasıyla ufak bir baş kaldırış toparlanma yaşıyor ve sonrasında tekrar başladığı noktaya geri dönüyor. Bu işe durayım kaçayım diye bakanlar max 3.
12
5
143
@tarikeroglu
Tarık Eroğlu
26 days
#bitcoin’de stressiz yıllık %50-%100 kâr etmek mi? #altcoin’lerde senelerdir x10-20 için bu stresi yaşamak mı? Sizce hangisi?
37
1
189
@tarikeroglu
Tarık Eroğlu
27 days
Aktif trade yapan kaç kişi var merak ediyorum🧐 Aktif ve düzenli trade yapanlar kendini belli edebilirmi dostlar?
28
1
108
@tarikeroglu
Tarık Eroğlu
29 days
Kripto'da beklenti ile işlem ya da sepet yapıp bekleme devri çoktan kapandı biliyorsunuz. Ben alayım gerekirse sabırla beklerim bir gün muhakkak yükselecek mantığınında kazandırmadığını 4 yıldır tecrübe ediyoruz. 2026 yılında, öncelikle ben ve kitlemin, tamamen şeffaf ve
35
7
219
@tarikeroglu
Tarık Eroğlu
1 month
#bitcoin tarafında 88k’dan tepki alıp dönmeye çalışsakta kalıcı olamadı malesef. Akıl almaz bir satış baskısı var. Piyasa yapıcılar ne yapmaya çalışıyor amaçları ne kestirmek çok zor. Sektördeki güveni tamamen bitirmeye ve piyasayı yok etmeye oynuyorlar.
41
5
212
@tarikeroglu
Tarık Eroğlu
1 month
Biz sonradan geldik gibi oldu sanki:))
1
0
20
@tarikeroglu
Tarık Eroğlu
1 month
Ben çok aktif değilsem emin olun arka planda sessizce bir şeyler ile uğraşıyor bir şeyler geliştiriyorumdur😊 Bunu bu zamana kadar hiç olmadığı kadar sessiz sedasız yapıcam🤫 Biliyorsunuz, ben bir şeyler üretmeyi ve geliştirmeyi severim. Bunu da reklamla scam işlerle yapmam.
6
3
111
@tarikeroglu
Tarık Eroğlu
1 month
Piyasa 1h ve 4h ‘de bariz ve agresif şekilde toparlanma eğiliminde. Günlükte, yani uzun vade henüz çok güçlü ve pozitif bir tablo yok. Uzun vadenin güçlenmesi için 1h ve 4h tablo nötr alanın üzerinde harelet etmesi zayıflasada tekrar hızlıca toparlanması lazım. Piyasanın
7
5
109
@tarikeroglu
Tarık Eroğlu
1 month
89k test edildi✅ Artık dönüş almamız ve yükselmemiz gerekiyor⏳
@tarikeroglu
Tarık Eroğlu
1 month
#bitcoin tarafında kısa vade max dip 89k bandı. Onun altına gideceğini sanmıyorum. Artık max o seviyelerden dönüş yapıp güçlenerek yeni ath denemesi lazım. Bitcoin tarafında beklediğim son bir yükseliş dalgası var ve hedefi 205k bandı. Üzerini şu an göreceğini sanmıyorum.
41
4
237
@tarikeroglu
Tarık Eroğlu
1 month
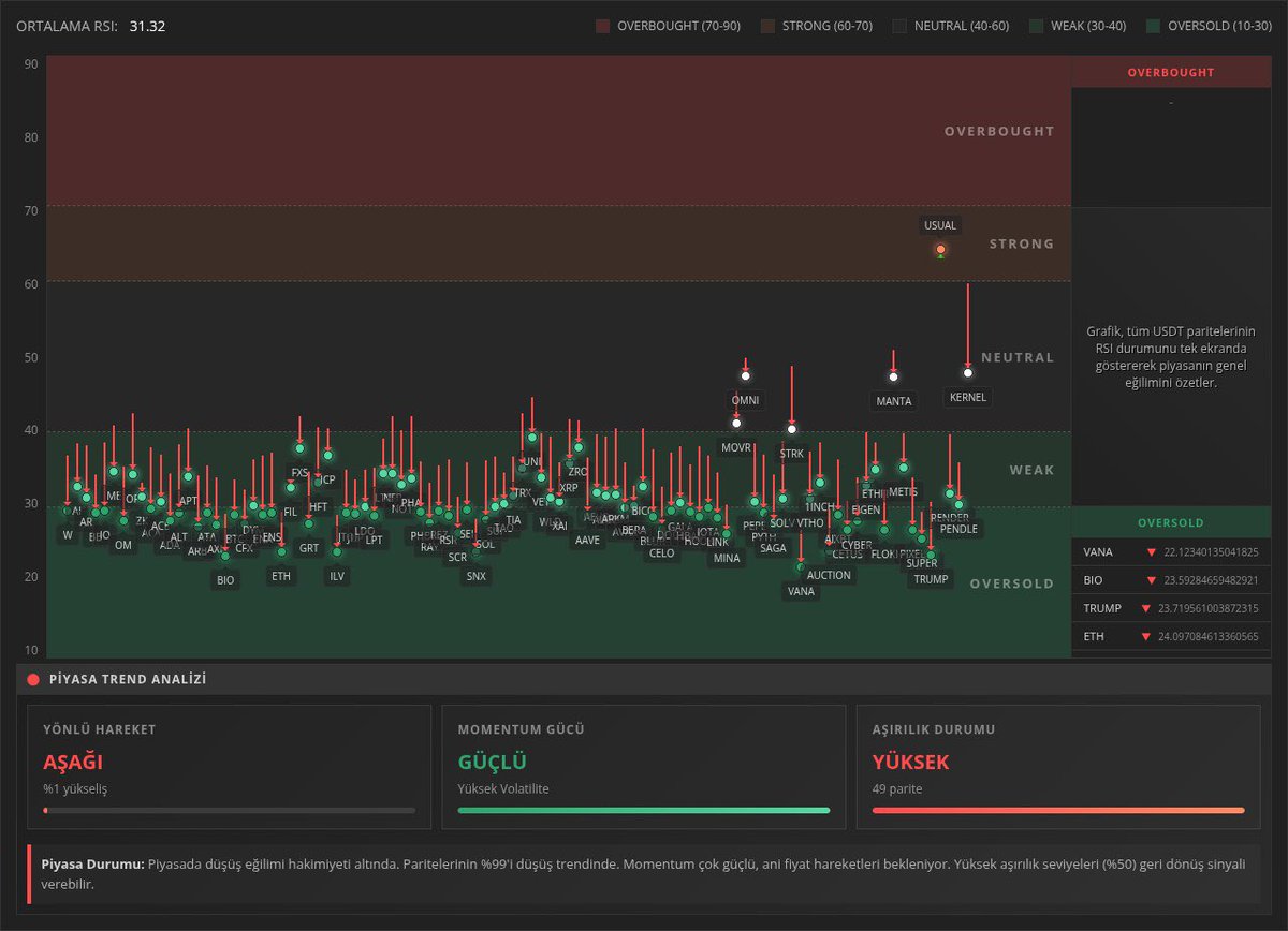
Genel piyasanın kısa vade hafif toparlanma sonrası aşırı alış seviyelerinden yine sert tepki aldığını görüyoruz. Yani en ufak yükselişte bile satış yapıyorlar. Kısa vadede aşırı alış yani güçlenme sonrası yükseliş hareketinin devam etmemesi piyasanın hâla çok güçsüz olduğunu
10
6
95
@tarikeroglu
Tarık Eroğlu
1 month
Micheal Burry, piyasadaki hareketleri artık anlamadığını ve anlamlandıramadığını söyleyip bunu kabullenerek hedge fonunu yıl sonuna kadar kapatma kararı almış sanırım. Dünyaca ünlü yatırımcılar bile kurumsal dil ile midelerinin bulandığını ifade ediyor.
14
3
137
@tarikeroglu
Tarık Eroğlu
1 month
#bitcoin tarafında kısa vade max dip 89k bandı. Onun altına gideceğini sanmıyorum. Artık max o seviyelerden dönüş yapıp güçlenerek yeni ath denemesi lazım. Bitcoin tarafında beklediğim son bir yükseliş dalgası var ve hedefi 205k bandı. Üzerini şu an göreceğini sanmıyorum.
31
8
204
@tarikeroglu
Tarık Eroğlu
1 month
#bitcoin dahil, tüm fiyat hareketleri birileri tarafından kendi istedikleri şekilde yönetildiğinin sadece ufak bir kanıtı. Fiyatların uzun zamandır doğal ve organik olmadığının bir örneği daha. Piyasa,bariz ve kasıtlı şekilde baskılanıyor.
45
19
247
@tarikeroglu
Tarık Eroğlu
1 month
Kısa orta ve uzun vade’de genel piyasa baktığımızda #bitcoin #ethereum ve diğer tüm #altcoin’ler bariz şekilde baskılanmaya devam ediyor. Satış baskısı çok net. Pozitif ayrışan ve güçlü görünen tek coin yok neredeyse.
@tarikeroglu
Tarık Eroğlu
1 month
#bitcoin tarafında; 107.820$ 113.600$ seviyelerini geçmediğimiz sürece piyasa diken üstünde olmaya devam edecektir. Ama ben, max 1 ay içinde sıralı olarak bu seviyeleri geçeceğimizi düşünüyorum. #ethereum tarafında; 3.725$ 3.990$ 4.320$ seviyeleri kritik güncel seviyeler.
12
7
116
@tarikeroglu
Tarık Eroğlu
1 month
Eskiden, bilirsiniz kriptoda kimse kolay kolay short açamaz, paçası yemezdi:) Piyasa shortçulara cezasını verirdi. Kriptonun geldiği noktada, son 3 senedir aralıksız aynı cezayı longculara veriyor.
22
2
167