petarc Profile Banner
Petar Profile
Petar

@petarc

Followers
271
Following
1K
Media
89
Statuses
886

Product Designer shaping the web since 1996.

Western Australia
Joined January 2009
Don't wanna be here? Send us removal request.
@petarc
Petar
6 months
Designers get caught up in the work. Sharing often takes a back seat. Here’s a quick look at some of the things I’ve been designing lately.
2
0
3
@petarc
Petar
1 day
Clawdbot loading… #clawdbot
0
0
2
@petarc
Petar
10 days
My OFM career awaits, using Wan2.2. Second part of the video you can see my video 😅
0
0
0
@petarc
Petar
2 months
Pretty special seeing a project I worked on with Evidence for Impact pick up a Good Design Award. Not why we do the work, but always good to see it recognised. @GoodDesignAus
0
0
1
@petarc
Petar
3 months
Chrome has ruled the browser world for 17 years. Fast. Familiar. Untouchable. There’s been no real competition. Until today. OpenAI just launched Atlas. No tabs. No search bar. No extensions. It’s not another browser. It’s a different philosophy. Instead of starting with a URL,
0
0
0
@petarc
Petar
4 months
A really enjoyable project wrapped up recently with Faarm, an agtech platform built to give farmers a single pane of glass view of their operations through connected IoT devices. I’ve been involved from the very beginning as a product design consultant, helping shape the brand,
0
0
0
@petarc
Petar
7 months
First Aqua, now Glass. https://t.co/LwZyRH40BF
0
0
0
@petarc
Petar
11 months
What’s your Framer client handoff method? Seems to be a few ways of skinning the cat 😅
0
0
0
@petarc
Petar
1 year
If dark UX patterns had a throne, Temu would be sitting on it.
0
0
1
@petarc
Petar
1 year
20mins in and we are still raving/waiting #werobot
@thecoinroom
Mr. Whale
1 year
@Tesla We, robot live stream got me like #WeRobot #TeslaRobotaxi
0
0
2
@petarc
Petar
1 year
Best new feature of the Figma refresh? The Rename AI tool! I’ve been smashing it today. @figma #figma #ui3
0
0
1
@makerstations
Maker Stations®
1 year
📷: @petarc 👉 Desk tour: https://t.co/zM9OuHlur2
1
7
129
@petarc
Petar
1 year
Hey @elonmusk, I think it’s time we get a fully-featured app store! I’ve mocked up a concept for the Discover page - what do you think? #UIDesign #AppStore #Tesladesign @ryanshawtech @ryanjaycowan @robertrosenfeld @itskimjava
0
1
6
@petarc
Petar
1 year
Hey @elonmusk, I think it’s time we get a fully-featured app store! I’ve mocked up a concept for the Discover page - what do you think? #UIDesign #AppStore #Tesladesign @ryanshawtech @ryanjaycowan @robertrosenfeld @itskimjava
0
1
6
@petarc
Petar
1 year
@elonmusk @Tesla For those after the Figma design file
0
0
0
@petarc
Petar
1 year
@ryanshawtech @ryanjaycowan @robertrosenfeld @itskimjava What do you think—is it a yay or nay?
2
0
18
@petarc
Petar
1 year
Hey @elonmusk, what do you think about giving Tesla owners the ability to customize their home screens? I’ve put together some concept designs to kick things off. For any designers wanting to play around with them, just drop a comment, and I’ll send you the Figma file.
72
41
578
@petarc
Petar
2 years
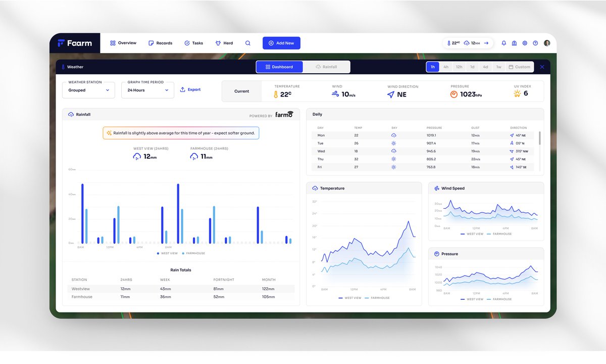
I loved designing this data-dense dashboard for a client who produces products like a weather station.
0
0
2
@petarc
Petar
2 years
How far we have come in terms of website design! Were you on the Internet in 1995?
1
0
2
@petarc
Petar
2 years
I’m officially a boss! Hired my first designer to help with my design projects. Do I get a fancy chair now? 🤔
2
0
3