Explore tweets tagged as #npgsql
@mjovanovictech
Milan Jovanović
1 month
Stop polling your DB. Let Postgres push changes to your .NET app. In my new video, I show how to stream Postgres WAL changes into .NET using Npgsql. This is perfect for real-time cache updates or Outbox message publishing. Check it out: https://t.co/C0oK7td2xq
4
23
141
@kpbeta
devdebugado
2 years
eu ja tava ficando bolado que tava tomando quase 40% de KO, mas peguei umas dicas do @giovannibassi e do @zanfranceschi e fui entender melhor o npgsql e algumas configs do postgres que eu simplesmente tinha esquecido de mexer. To fazendo as operações de saldo do lado da API
3
1
16
@marcgravell
Marc Gravell
2 years
More Dapper.AOT progress: DbBatch, with zero consumer code changes! (ignore the large alloc - rotating sub-batch window is in progress; tested here on Npgsql today - SqlClient gets DbBatch support in the next public drop; /cc @shayrojansky)
1
11
66
@mjovanovictech
Milan Jovanović
4 months
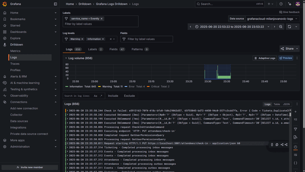
Don’t fly blind. Combine OpenTelemetry and Grafana to get vendor‑neutral observability for your .NET apps. Install the OpenTelemetry packages, instrument ASPNET Core, HttpClient, EF Core, Redis and Npgsql, export traces and logs via OTLP, then visualize and correlate everything
4
24
148
@mjovanovictech
Milan Jovanović
1 year
Here are a few OpenTelemetry libraries to add instrumentation to your .NET applications. We're adding instrumentation for: - HttpClient - AspNetCore - EF Core - Redis (StackExchange) - PostgreSQL (Npgsql) When your application starts, you should automatically see traces from
2
23
175
@mjovanovictech
Milan Jovanović
6 months
Struggling to trace what’s happening across your .NET app? Here’s a simple OpenTelemetry setup I use in every project: - ASP .NET Core instrumentation - HttpClient instrumentation - EF Core instrumentation - Redis instrumentation - Npgsql (or SqlClient) This gives you rich,
2
47
267
@DrOshiriyama
御尻山教授
2 years
ExcelでPostgreSQLが繋がらない!動け動けウゴウゴウゴウゴってなってたけど原因が分かった。 Npgsql GACの方をインストールしてなかったからだ・・・ 多分僕と一緒の間違いしたことある人いそうだから一応。
0
0
2
@marcgravell
Marc Gravell
2 years
For Npgsql, @shayrojansky has challenged me to look at auto-splitting Postgresql syntax in Dapper.AOT and rewriting with the positional batch API... there's no way this ends well, but it is fun!
1
1
28
@mjovanovictech
Milan Jovanović
7 months
OpenTelemetry instrumentation → Monitoring tool You can export telemetry to Grafana, Seq, App Insights... Here are a few OpenTelemetry instrumentation libraries to add to apps: - HttpClient - AspNetCore - EF Core - Redis (StackExchange) - PostgreSQL (Npgsql) When your
0
17
164
@mjovanovictech
Milan Jovanović
1 year
Steal my simple OpenTelemtry tracing setup for .NET applications: - ASP .NET Core instrumentation - HttpClient instrumentation - EF Core instrumentation - Redis instrumentation - Npgsql (or SqlClient) This alone will give you very detailed traces.
1
21
195
@mjovanovictech
Milan Jovanović
3 months
Need to insert millions of rows into Postgres fast? Use 𝗖𝗢𝗣𝗬 with binary mode. I implemented this with Npgsql, and it cut bulk insert times down to seconds. Instead of sending rows one by one, you stream raw bytes using Postgres’s efficient binary format. It’s the fastest
3
25
164
@codemullins
Cody Mullins
2 years
Interesting behavior with #efcore and #npgsql: When projecting a new list that relies on a property for a related entity, if that entity is null, the query can return incorrect results. Subbing an empty string for this property in the new DTO resolves the issue—results are
2
1
2
@ErikEJ
ErikEJ
2 years
EF Core Power Tools reverse engineering usage by database engine - Azure SQL/SQL Server over 90 % & delighted to see good .dacpac and #Npgsql adoption - gives me some good metrics for feature prioritization
1
1
13
@mjovanovictech
Milan Jovanović
11 months
How can you do a bulk insert in Postgres? I implemented this with Npgsql and the COPY command. You can import data from a file or send raw bytes. The BINARY COPY mode uses the efficient PostgreSQL binary format to transfer data in and out of the database. This feature allows
4
11
118
@ErikEJ
ErikEJ
2 years
Map Postgres stored procedures and call them directly from your Entity Framework Core DbContext - try the latest daily build of EF Core Power Tools! Release notes and download link: https://t.co/2iibHkzGoN #efcore #dotnet #postgres #npgsql #sql
1
5
36
@mjovanovictech
Milan Jovanović
4 months
Observability setup: - Install core packages (Hosting, Protocol exporter, https://t.co/KHFU0SV0FP  Core & Http instrumentation) - Add instrumentation for EF Core, Redis & Npgsql - Configure resource & tracing in AddOpenTelemetry() - Add OTLP exporters for traces and logs
2
17
119
@habr_com
Хабр
1 year
«Мы решили взять библиотеку Npgsql на C# и написать свой код. Созданное решение справилось с поставленной задачей за 13 часов. Рассказываем, как мы это сделали, и делимся кодом» Как перенести 1,4 ТБ с MS SQL на PostgresSQL за 13 часов: https://t.co/EmWaUs0sKx
0
0
2
@GioDalakishvili
Giorgi Dalakishvili
2 years
EntityFrameworkCore.Exceptions.PostgreSQL reached 1 Million downloads! #npgsql #efcore #dotnet https://t.co/M9KONWgReW
1
0
2
@russfrith
Russell Frith
3 years
PostgreSQL in C# .NET with Npgsql, Dapper, and Entity Framework: The Complete Guide, by Michael Shpilt https://t.co/l30EyWbwc9 #entityframework #postgresql #csharp
0
0
1