Explore tweets tagged as #FluentBit
@travel_robot
Mr.K🦋AWS SRE
19 days
【完】 Kubernetes応用コースを完走🎊 EKS構成をTerraformで組めた。 ArgoCD, Prometheus , Grafana, Fluentbit, Istioを学んだ。 0から自力で組んで、自信になった。 kubernetesの苦手意識がなくなり、好きになった。自宅鯖でk8sクラスタ運用してみたいねw SREまだまだ成長します! #CloudPratica
2
9
119
@zoomeye_team
ZoomEye
14 hours
🔥 ZoomEye Lifetime Membership is now available for a limited time👉 https://t.co/KAJ9JawCR6 🚨🚨Critical Vulnerabilities in FluentBit Expose Cloud Environments to Remote Takeover CVE-2025-12972: Path Traversal File Write CVE-2025-12970: Stack Buffer Overflow CVE-2025-12978:
@zoomeye_team
ZoomEye
1 day
🔥 ZoomEye Black Friday – LIFETIME Deals 🔥 ⏰ Nov 27, 10:00 HKT – Limited Stock 💥 Lifetime Plans - One payment, access forever! 1. Membership — $149 Access to all standard features. Perfect for Pentesters & Researchers. 2. Membership Pro — $999 Includes everything in
0
2
14
@marceldempers
💻:~:$ marceldempers.dev
1 month
Today we take a dive into Fluentbit, a great tool for building Observability pipelines. It's great for collecting logs, metrics and traces and is designed for speed. Transporting data from A to B with high performance Link in the comments! 🎬 #devops #linux #data #sre
2
1
7
@GrahamHelton3
Graham Helton (too much for zblock)
23 days
Friendly reminder you often don't need shells or standard unix utils to read files in kubenretes pods and steal service account tokens. fluentbit: /proc/1/exe -i head -p file=/var/run/secrets/kubernetes.io/serviceaccount/token -p buf_size=1000000 -o stdout -m '*' -q -f 1 2>&1
1
1
20
@brabalawuka
Brabalawuka
2 years
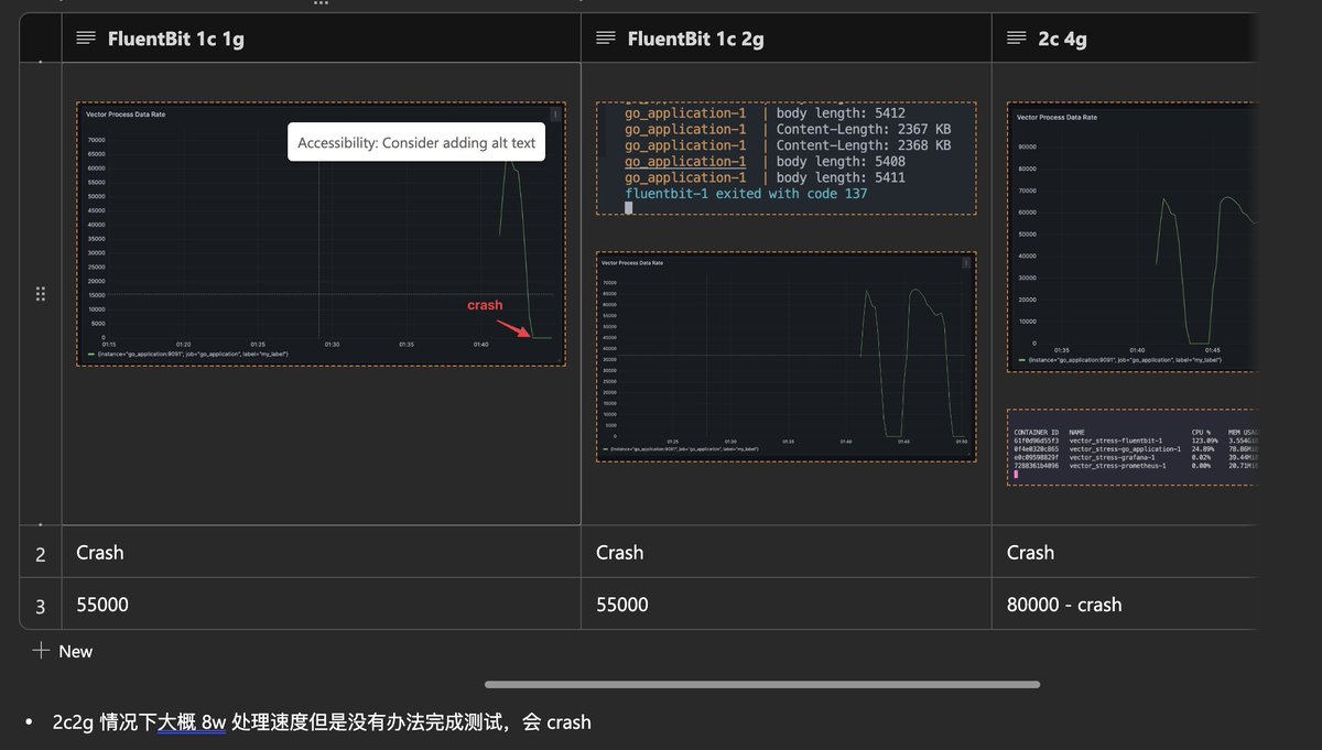
日志系统选型 fluentbit vs vector 非得自己压测才给过,直接写了 10 亿条 log 让 fluentbit 和 vector 分别在 docker 里面 1 c1g,2c2g跑,做一些简单的 transform,看谁先处理完,vector 非常稳定性能爆炸,相反 fluentbit 因为内存爆炸直接崩掉!!我百思不得其解,限制了 buffer limit 后依然爆内存
4
16
115
@farhanrivaldy_
Farhan Rivaldy | #IndonesiaGelap
1 year
Always check your server log 😲😲😲😲🤘🤘🤘 Thanks to this amazing tools: FluentBit, Loki, and Grafana
0
0
6
@ericschabell
Eric D. Schabell (@schabell.org)
7 days
My first commit into @fluentbit project that's not just a docs activity. The joy of having a PR approved never gets old! @chronosphereio #cloudnative #observability #o11y @CNCFAmbassadors https://t.co/QKkrjFQWFY
1
0
1
@adevopsgirl_
A DevOps Girl
1 month
#FluentBit is a lightweight, blazing fast tool for collecting, processing, forwarding logs from anywhere in your system. It’s like the quiet backstage crew of your #observability stack — moving data reliably so you can focus on what logs are telling you. https://t.co/KBaPfmKLlr
0
1
16
@fluentbit
Fluent Bit
14 days
Hey #kubecon attendees! It's been great to see you all, before we wrap up, don't forget to stop by the Fluent Kiosk in Project Pavillion and ask for your @fluentbit v4.2 t-shirt
0
1
1
@amandaterry
Amanda Terry
2 years
Congrats to @edsiper and @Anurag_Gup of @CalyptiaInc on their acquisition by @chronosphereio! Calyptia has become a leader in observability pipelines and is the team behind the popular @fluentd data collector and @fluentbit, open source project. @ACTAIVentures participated in
2
1
24
@StopMalvertisin
Kimberly
3 days
CERT | VU#761751: fluentbit contains stack buffer overflow, authentication bypass, and path traversal flaws
0
1
2
@lorenc_dan
Dan Lorenc
3 years
🚨 New @chainguard_dev image alert! We already had @fluentbit , but we've just added support for @fluentd! https://t.co/DtbacWWC0n
2
5
40
@lynxluna
Clair 光
9 months
Hmm, mau summon @imrenagi atau @mustafasegf. Ada pengalaman pakai vector daripada pake fluentbit?
3
0
6
@roskilli
Rob Skillington
2 years
Come say hi at our neighboring booths in Paris at KubeCon EU next week: Booth G20 Chronosphere & Booth F21 Calyptia 👋 Book a demo with us at either booth: https://t.co/MmsQhxBK27 Also at Observability Day on Tues w/ @edsiper who is talking about FluentBit 3.0, see you there!
1
3
11
@chronosphereio
Chronosphere
8 months
🔒 Celebrating 10 year of Fluent Bit AND a new release? 😮 🤓 #observability #technology #FluentBit
0
0
1
@thenewstack
The New Stack
28 days
.@FluentBit is one of the most widely used open source data collection agents for logs, metrics and traces. Thanks to @chronosphereio https://t.co/scixkIjrIr
0
0
0
@ericschabell
Eric D. Schabell (@schabell.org)
17 hours
New @fluentbit workshop release!!! 🚨 Our #fluentbit workshop has a new lab where you learn hands-on how to visualize Fluent Bit telemetry pipeline data in @OpenSearchProj! @chronosphereio #cloudnative #observability #o11y https://t.co/XgP7td2dbc
0
0
1
@sseraphini
Sibelius Seraphini
1 month
Grafana alloy vs Fluentbit ?
2
1
7
@chronosphereio
Chronosphere
1 year
Greetings from #FluentBit creator @edsiper, on the last day of #KubeCon2024! Don't forget to stop by Kiosk 12A to say hi to the Fluent team, grab a copy of "Fluent Bit for #Kubernetes," and some great swag. 👋
0
0
3