Explore tweets tagged as #Chanalyzer
@ikeriri
いけりりネットワークサービス
6 months
WiFi7 IEEE802.11beに対応したパケットキャプチャアダプタWLAN Pi Goが新発売されます。LinuxベースのOSを搭載し、USB CでPCに接続し、MetageekAppsやWiresharkなどのアプリケーションと連携してパケキャプを行うことができます。詳細は https://t.co/9kyzj6nrgJ
1
54
134
@metageek
MetaGeek
2 years
📶 Hunt Wi-Fi devices effortlessly with Chanalyzer 6! 🕵️‍♂️🔍 No more lost signals – Chanalyzer 6's multi-adapter technique keeps you connected across channels. 🚀 📡 Unleash the power of Chanalyzer 6 today. https://t.co/fDLwZOAdTh #Metageek #Chanalyzer6 #WiFi 📶
0
0
10
@metageek
MetaGeek
2 years
📡 EXCITING NEWS! 🌟 The new WiPry Clarity spectrum analyzer lets you monitor the 6 GHz spectrum with the latest Chanalyzer version. 🚀 Unlock powerful insights today! Download now! 📲 https://t.co/M6yEXDU9JY #WiFi #Update #Chanalyzer #Download #6GHz #LetsGo #News
0
1
10
@gursel_mutlu
Gürsel Mutlu 🎈
2 years
Recently, I wondered what could have caused a wireless connectivity issue in my home and wanted to be able to visualize the spectrum usage. Chanalyzer from @metageek looks like a pricey subscription solution for just for a home use case but I just learned about AirView @Ubiquiti
1
0
1
@ikeriri
いけりりネットワークサービス
2 years
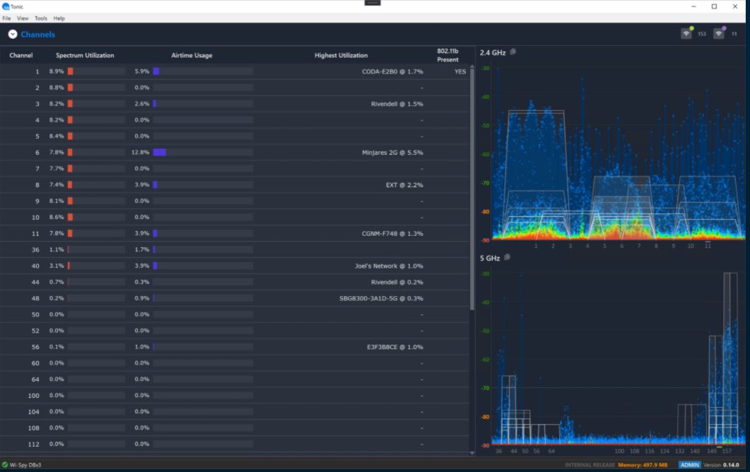
Metageek社リアルタイムパケキャプ分析ツールTonicを統合し、物理スペクトラムと無線LANの計測とトラブルシューティング機能を持つChanalyzer6が登場します。従来のWi-SpyDBxは販売終了となり、OSCIUM社のWiPryClarityを用いて2.4/5/6GHzのスペクトラム分析を行います。 https://t.co/JFimppErx0
0
13
31
@metageek
MetaGeek
2 years
Happy #NationalITProfessionalsDay! 🖥️🌐 Kudos to tech maestros for keeping things smooth. 🚀 Celebrating Metageek's Chanalyzer 6 – decoding Wi-Fi magic like no other! 📶🔮 https://t.co/ywllh3oBaD #TechHeroes #Chanalyzer6 🎉
0
0
3
@metageek
MetaGeek
2 years
🚀 Exciting News! MetaGeek, an @AuvikNetworks Company, partners with @Oscium to deliver the FIRST affordable, portable Wi-Fi & Spectrum Diagnostic Tool for Wi-Fi 6E - Chanalyzer with WiPry Clarity! Learn more: https://t.co/a2tMXzkGPh #Auvik #Oscium #WiFi #WiFi6E #Chanalyzer
4
4
22
@noxtics
Mark Guy
5 months
@metageek Hello! I have an issue with a new Chanalyzer install. I see that it's throwing an exception in the Application Windows log. Can you shed some light on this?
1
0
1
@Fz3r0_OPs
Fz3r0
2 years
Intro to Chanalyzer 6 (formerly Tonic)
0
0
0
@Fz3r0_OPs
Fz3r0
3 years
Deep Dive into Chanalyzer by MetaGeek
0
0
0
@mrTeigen
Kjetil Teigen Hansen
2 years
It has been 8! Months since this video «Ekahau Spectrum vs RTSA Pro from @Aaronia_AG» Where I compared the SpecAn bit of Ekahau. The video originally had Spectrum Expert and Chanalyzer also, and was over an hour long 🤣 Will get two versions of the Spectran V6 in a couple
7
0
8
@Fz3r0_OPs
Fz3r0
3 years
Metageek Wi-Spy & Chanalyzer WiFi Spectrum Analyser
0
0
0
@spectrum0704
spectrum-tech
1 month
#6GHz #wifi7 #wifi6e #可視化ツール chanalyzer 便利|masa @spectrum0704
0
0
0
@mrTeigen
Kjetil Teigen Hansen
2 years
Using @metageek Chanalyzer 6 to troubleshoot a lot of weird deauth. No tool covers everything, Chanalyzer was my go to tool for todays mission. #PCAP #WirelessIsFun #Metageek
2
0
17
@Fz3r0_OPs
Fz3r0
3 years
Which WiFi Channel Should I Use: A Chanalyzer Demo MetaGeek Trent demos Chanalyzer to discover interference, troubleshoot WiFi problems, and build reports.
0
1
0
@Fz3r0_OPs
Fz3r0
3 years
MetaGeek's Report Builder accessory for MetaGeek Chanalyzer allows users to highlight bad wifi interference easily. Bulding a WiFi Analysis Report: A Chanalyzer Tutorial
0
0
0
@Fz3r0_OPs
Fz3r0
3 years
WiFi Spectrum Analysis - Troubleshoot Wi-Fi, WLAN's by looking at RF! Part of troubleshooting WiFi requires us to understand what's happening at Layer 1, this video shows us how using metageek chanalyzer.
0
0
0
@metageek
MetaGeek
2 years
🌐 Airtime congestion bogging down your network? 📡 Say hello to Chanalyzer 6! 🛠️ Spot overlapping APs, co-channel clashes, & sluggish devices in a flash. 🚀 Boost bandwidth, supercharge speed! 🔗 Learn more: https://t.co/fDLwZOAdTh #Metageek #Chanalyzer6 #WiFi 📶
0
0
10
@giammaiot2
GiamMa-based researchers SDR R&D IoT
5 months
SDRAngel: Channel Analyzer (New Generation) plugin 😎🤓 https://t.co/M60UwOOpL5
1
0
3
@Cristia09010990
Cristian chan
10 days
@CioaraJeremy Hello Mr Cioara, I have 2 very important(to me) questions and I would be very grateful if you can answer. 1. Do you still use your ekahau spectrum analyzer from your IT expert course? 2. Does the ekahau adapter work on the new Chanalyzer Lite software?
0
0
0