
Evgeny Kuzyakov
@ekuzyakov
Followers
20K
Following
4K
Media
487
Statuses
3K
Co-founder of @fast_near, founder of https://t.co/wiVL1ON8IH, previously @proximityfi, @NearProtocol, @google, @facebook
Joined August 2013
Try out uploading content to FastFS on NEAR Mainnet! https://t.co/0XBVdPBemp Note, you need 2nd level .near or .tg account, like root.near Upload any files up to a single TX size to Near mainnet.
22
8
49
Reading @near_intents doc I found that the main UI charges 20bps fee. No wonder quotes are sometimes suboptimal comparing to @rhea_finance Where does the fee go and is there a way to avoid it?
5
3
48
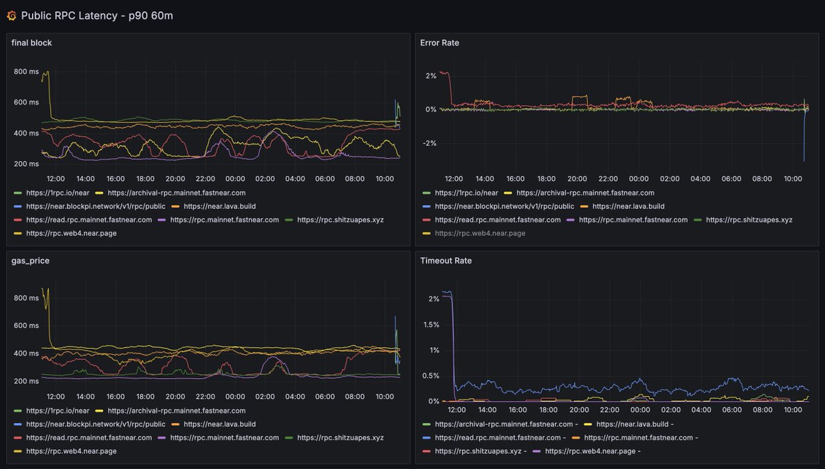
We've launched a public RPC latency dashboard. If you have an NEAR RPC service and would like to be added, please reach out or post your public RPC link in the comments https://t.co/nLZVjCLT7v
3
8
28
Inception lol. So one more interesting thing about this is how they put the image into the email. By default my gmail settings don't display external images, but they just attached that as part of the email, so it's considered secure and displayed by default.
0
0
4
NEAR Intent Solver Game is live on FastFS! Tower Defense meets DeFi, powered by AI, hosted on decentralized infrastructure ✨ The future of cross-chain swaps just got more addictive. NEAR Intents = instant multichain transactions with massive volumes, lightning speed & minimal
14
7
61
These NEAR OGs are soooooo stupid dudde, I'm serious. Thanks idiot! 🤣🫵 Wallets drained! 🤣🤣🤣
@chefsale You can even back up seed phrases:
13
1
25
I just earned the title of FOMO Pump Specialist in NEAR Intent Solver! Survived 161s routing $135k, 61.3% success rate. Triggered 4 FOMO pumps - my aggressive bull strategy dominated DOGE-USDT & TON-USDT trades. Cross-chain routing = alpha unlocked! 🚀 Try it on
14
9
56
@chefsale One of the cool features about FastFS is an ability to verify content. For every file, the server returns extra headers with the information about the originating transaction, the receipt ID, the block height and the timestamp.
1
0
6
Pretty cool phishing attempt. First, you get an email (the first screenshot), the sending the domain is not x. Then it sends you to a website that has the following 2 pages. Stay safe out there.
3
0
10
Today I got to ring the bell at the Frankfurt Stock Exchange – founded 1585! – to celebrate the @BitwiseInvest @NEARProtocol Staking ETP. We're excited that more investors and institutions now have access to NEAR, powering our work at the intersection of AI & blockchain.
149
129
634
Excited to have another on-chain voting by validators. The first vote was at the launch of the mainnet when the transfers were enabled.
I’d like to personally support the proposal by @hotdao_ to reduce NEAR’s inflation by half. NEAR’s tokenomics has not changed since mainnet launch almost five years ago. Back then, the maximum inflation was set to 5% because we hoped that NEAR would get sufficient usage and
2
1
25
What did Illia's model saw? https://t.co/LYtOjw9tFp
There is a threshold in AI where the model will be able to hack into existing system consistently. The game theory here is for whoever built such model to then use it to hack into other labs and destroy their work. If you don't do it and other lab gets there first - they will
3
1
12
Some old decisions are hard to revert once they go live in the protocol. I've attempted to implement this change, but didn't finish it :( Glad to see it is finally done
There is an important protocol change coming for @NEARProtocol community: NEP-536 that gets rid of gas refunds for transactions other than function calls. It was approved a year ago and only recently got implemented. There was an old mechanism called "pessimistic gas price" that
1
1
31
We approve this message
Blink and it's final. NEAR Protocol just dropped 600ms blocks + 1.2s finality on mainnet. Blazing-fast performance and secure execution—finally, a chain that delivers both Some chains talk about fast blocks. NEAR delivers real finality in 1.2 seconds. No compromises. No
4
3
33
Blink and it's final. NEAR Protocol just dropped 600ms blocks + 1.2s finality on mainnet. Blazing-fast performance and secure execution—finally, a chain that delivers both Some chains talk about fast blocks. NEAR delivers real finality in 1.2 seconds. No compromises. No
120
254
1K