cubiqq Profile Banner
Cubiqq Profile
Cubiqq

@cubiqq

Followers
2K
Following
79K
Media
1K
Statuses
38K

✧ Network Enthusiast ✧ Custom configs, latency tuning, deep-dives into systems @ParagonTweaks ✧ Worked with @bhronos, @FoxMan1x, @supamen + more ✧ Services 🔗

Joined April 2013
Don't wanna be here? Send us removal request.
@seyyzyt
seyyz
6 days
Huge Vouch @ParagonTweaks ! Started off at like 1000 fps in creative about 20 ping. Now I'm at over 1400 fps and hard 0 (like not budging off 0). In game I was getting like 550 avg and 20 ping again now I'm at 800+ and no more than 10 ping. 💯🔥
5
4
15
@undefinedniko
niko
7 days
This was my clients FIRST time EVER trying an overclock. 🚀 He was COMPLETELY skeptical until he saw the results. 🖥️: -9950X3D -48GB RAM -RTX 5090 From 750FPS to 1200FPS in just a couple hours. 📈 The results speak for themselves. 🔥 Cop an OC today 👇 https://t.co/7UK3Q7giUu
12
5
50
@cubiqq
Cubiqq
8 days
🚨THIS IS WHAT YOU GET WHEN YOU BOOK WITH ME🚨 Before and After results from a client of ours. Received AMAZING results. ✅️ Lowest Latency Possible ✅️ Reliability and Raw Performance ✅️ Improved Bufferbloat If this is what YOU need, consider booking TODAY!
16
6
50
@Jurnin
Jurnin
10 days
Paragon Tweaking Utility Early Access Begins🚨 ➡️Join Discord https://t.co/lV2mipGEZO ✅Custom Safety and Restore Point Checkpoints ✅Tailored Made Competitive Game profiles for @Fortnite @PlayApex @VALORANT and more ✅Performance Modified @nvidia and @AMD Drivers This is the
84
84
183
@ChroniccaX
ChronicX
18 days
Shoutout to @cubiqq! I was stuck on inconsistent high ping living IN DALLAS, i literally gave up on fighting and only did aim duels and just accepted that i was gonna dud until i moved, After his help, I'm back to HARD 0 and NO delay so i can finally actually play the game again.
7
5
18
@Jurnin
Jurnin
22 days
Paragon Tweaking Utility 🚨 ✅ Custom Presets for NVIDIA / AMD Drivers ✅ Temp Monitor with Benchmarks ✅ Advanced Custom Windows Debloating ✅ The Most Comprehensive BIOS Tuning Utility included ✅ Game Performance Profiles for 20+ Games ➕ SO MUCH MORE Want FREE Beta? Like ❤️
84
184
556
@undefinedniko
niko
24 days
The most INSANE PC I've EVER built. Fully-custom built✅ Overclocked & Tuned🚀 Stress-tested👌 Max FPS💯 ZERO Latency❌ No matter the budget, I can work with you and build you something just like this.🛠️💻 👤: @cxlturesvz 9950X3D 6400MHz 48GB RTX 5090 https://t.co/YwYXXQXkdP
8
25
38
@cubiqq
Cubiqq
26 days
🚨 Looking for the best internet plan near you? 🚨 📶 Use the FCC Broadband Map to see what’s available at your location. 🇺🇸 USA only ✅Fiber is best if available Check the replies for the link 👇
4
3
6
@MariFn23
Mari B
1 month
w paragon tweaks I got the consumer network tweak from @cubiqq i had lots of delay and unstable ping now i have no delay and im moving like crazy best tweaker team ever @ParagonTweaks @cubiqq @Jurnin 😱😱🔥🔥 https://t.co/vMzPKLBGci
6
7
27
@Jurnin
Jurnin
1 month
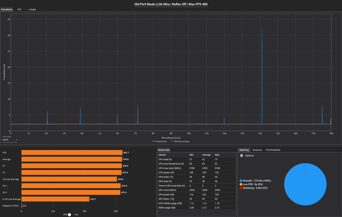
🚨UPDATED Fortnite Rendering Mode Comparison🚨 Tested common setups: Reflex, LLM, and FPS cap methods -- under both Old vs New Performance Mode (DX12). 📊Findings: • 🥇 Old Perf Mode + LLM Ultra (Reflex Off) + NVCP FPS cap = BEST results • New Perf Mode adds spikes & worse
45
21
376
@ZWordre4198
CLP 0Fps
1 month
Cubiqq is the GOAT! Before and after test of my BufferBloat and NEW stats from Valorant. Game feels like butter. If you want the best go to @cubiqq https://t.co/1E1aFSBWtW🐐🐐🐐
5
4
21
@Jurnin
Jurnin
1 month
🚨 RAZER MOUSE OWNERS — You’re Probably Missing This Update 🚨 I've worked with A LOT of clients that never even knew you could update your Mouse. Old firmware can cause input delay, reconnection bugs, or polling issues (especially wireless). 🖱️ < https://t.co/rUCHo5KTZ5> 🔄
15
9
181
@Jurnin
Jurnin
2 months
🚨Windows 11 25H2 Update 🚨 💤 Mostly cleanup & admin changes (removes old tools, adds controls) ❌ No gaming performance improvements whatsoever 📌 If you’re upgrading only for Gaming → don’t bother, nothing changes ❤️ Like + ♻️ RT to spread awareness
2
3
30
@cubiqq
Cubiqq
2 months
🚨 If you want better network latency, make sure to watch THIS video RIGHT NOW!!! 🚨 ❤️ + ♻️
0
0
5
@Jurnin
Jurnin
2 months
🚨YO PC GAMERS🚨 ✨Open Task manager in your Windows Search Bar for the pictures below. Making sure that the SELECTED Red Boxes are visible SCREENSHOT and reply yours in the comments! ✅Going to help BOOST YOUR Performance ensuring CPU and Ram is set up Correctly♨️ ♥️+♻️
20
6
61
@undefinedniko
niko
2 months
I present to you the start of something big. A fully custom overclocked PC. 💻 Built, tuned, stress-tested and shipped all by me. 🚀 Whether you game, stream, or create content, I can build you a rig just like this too.🎮🛠️ 👤: @t6rner 9800X3D ASUS B850 6000MHz 32GB AMD 9070XT
9
5
29
@undefinedniko
niko
2 months
Happy to say Im out of the hospital and back to overclocking! Im okay and feeling good!🎉 The brand new website is up along with a completely new payment method! Get your overclocks at a massive discount when paying with crypto! Click the link below! 👇 https://t.co/7UK3Q7giUu
2
7
25
@pho3nixhunter
Pho3nix Hunter
3 months
Shoutout to @cubiqq — he fixed years of ping issues in just one night. I was stuck at 45–50 ping on NAC (the current comp servers), making the game feel unplayable. After his help, I’m now holding a steady 20 ping. No idea how he did it, but I’m grateful.
5
4
18