Explore tweets tagged as #ICOdrop
@FastestMeta
MetaFastest
1 month
The steeds are digital, the stakes are real. 🧬 Our MetaFastest NFT Horses are your key to the track! Each NFT is a unique, genetically-coded racer with permanent stats and rarity tiers. Join the Telegram for the whitelist link! 👇 #NFTGaming #ICODrop #CryptoGaming #MetaFastest
0
0
0
@Lee_Tuanx
Lee Tuan
2 years
TÀI CHÍNH Theo icodrop thì dự án ko thông qua các vòng gọi vốn từ quỹ, backer hay MM nào, mà chỉ bán ICO với 1 TENET = 0.02$, thu về đâu đó tầm 2M$, giá hiện tại đang x7 lần tại thời điểm mình viết bài này. Khá rén nhưng mình sẽ phân tích bên dưới về vùng mua
1
0
4
@Elect4cle2
Elect4cle
3 months
@Khugaverse @GudPaw @Huostarter any news about that? Information on icodrop 🤔
1
0
0
@icp_64
icp64
5 months
[아노마 테스트넷 시작] 무려 60M VC 펀딩을 받은 아노마 테스트넷을 오늘 OTC 마켓에서 거금을 주고 코드를 구매했습니다. icodrop에서 아노마 테스트넷 에어드랍이 명시되어 있고 이런 개꿀통을 지금 안하면 땅을 치고 후회할 거 같심다 같이 아노마 하러 가쉴? @anoma
1
0
6
@Daniboi27
Ðandan∞
7 months
@ZeroFuxBJ During that time im invest different blockchain in IcoDrop https://t.co/czoNrLoOWo Alot of to invest but that time im spot the good project the find this ICP read whitepaper and the ilove this project because no gas fee transaction the word Reverse gas fee model Dcloud service
0
0
0
@tianshaofeng007
锋哥(职业交易员带100位逆袭A7)
1 year
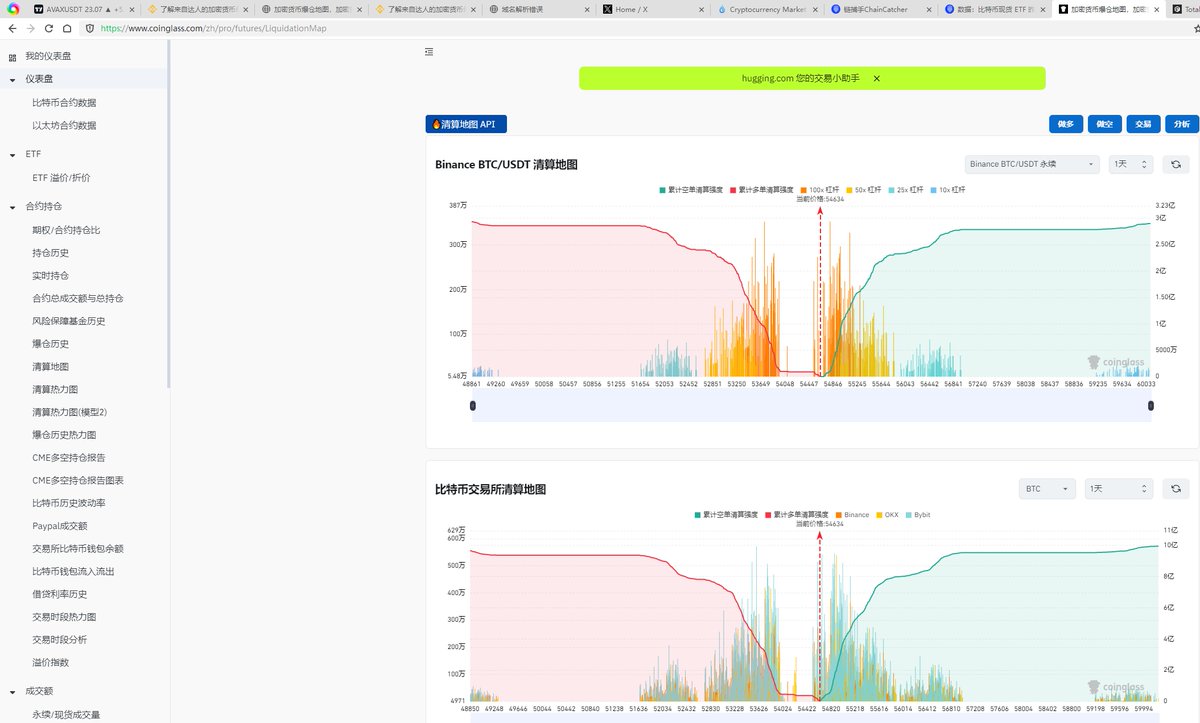
分享几个我在币圈这么多年我经常用的工具 第一个,比特币ETF 我用 sosovalue 第二个,比特币清算图 我用 coinglass 当然里面有很多东西 第三个,关于TVL 我用defilama 第四个,关于币的选择 看私募价格投资者 我用 dropsta 或者 icodrop 其他的工具 在链捕手上面都有
0
0
1
@sohil__moon
Sohil_Moon
7 months
@frogknox I have try to open this is site but still error of domain i have bought a coin from presell on icodrop @ICODrops @realDonaldTrump
0
0
0
@SoonwooNFT
soonwoo
2 months
lets say mon price at 0.05-0.13 (premaket-icodrop) stake 100k mon (5k-13k) with 7% apy, you will get 7k mon (350-910) now imagine next cycle, monad has half of sol fdv, at roughly 50-70b ($0.5-$0.7) you will get 3500-4900/y (not counting compounding return) what if mon to $1?
1
0
2
@0xmrt3za
Morteza
1 year
Sophon Whispers... ! Binance Labs invest into Sophon Project https://t.co/OKn8gtOtnI i also recommend to check icodrop and check How great this project is https://t.co/2Job0BeCCj feel free to headover to Sophon community in discord https://t.co/GqhvqliUJ2
0
0
0
@ekwelnetwork
Ekwel
2 years
Ekwel is all about connecting with the world while preserving your privacy and freedom. It's designed for anyone and everyone who values decentralization. #Crypto #CryptoCommunity #blockchain #cbdc #CBDC #bitcoin #CoinMarketCap #icodrop #digitalcash #ekwel #ekwelnetwork
0
0
1
@itsmuneh
itsmuneh
2 years
Jenis-jenis presale token crypto : 1. via platform ico seperti coinlist, republic, pinksale, berbagai launchpad icodrop 2. Grup khusus di tele 3. Asongan di X 4. Insider
1
0
2
@secondcoin26675
JJK
2 months
3. 🎯 MegaETH ($MEGA) 퍼블릭 세일 진행 중! • 비탈릭 부테린 백킹 • 1억 7백만 달러 펀딩 완료 • FDV $1M~$999M 범위 • 최소 입찰: $2,650 USDT • 10만+ 명 KYC 완료 실시간 혁명에 동참하세요! #ICODrop #MEGA #VitalikBacked
1
0
0
@JIMMY____CLARK
JIMMYCLARK💎
10 months
@hubdotxyz The best place I hunt for my alpha is website A Icodrop Crypto ranking https://t.co/AXlwDVL40o Root data And many more places I don't wanna mention
0
0
0
@0xMaragung
M🔺𐤊 🌶️
2 years
@AdelAinain @ICODrops icodrop 😁
0
0
0
@huybuicrypto
Huy Bui
2 years
@pancamen Link lâu lắm rồi b, b lên icodrop search là ra
0
0
0
@Riliwizzy12
Riliwizzy₿(💙,🧡)
3 years
Tools you need when you want to start Defi/web 3 jobs •Your phone/Data •Twitter •Telegram •Discord •Medium •Coinmarketcap/Coingecko Then some website like https://t.co/Zolfos6hrn, Cryptojoblist etc Those are the main tools when starting Defi/Web 3 jobs...
4
2
7