dapp_com Profile Banner
Dapp.com Profile
Dapp.com

@dapp_com

Followers
52K
Following
12K
Media
2K
Statuses
5K

Leading analytics platform for over 5,000 #dapps and 2,000 #tokens on 22+ blockchains including #BNBChain, #Ethereum &#Polygon. Web3 profile https://t.co/R60KresLgL

Multichain
Joined April 2018
Don't wanna be here? Send us removal request.
@dapp_com
Dapp.com
3 years
📢 You love DeFi and crypto? Then you'll love CrowdSwap's new campaign! 👉 1 Month, 4 Pools, 50% potential return…! CrowdSwap is → ultimate decentralized exchange for crosschain swaps and pools! https://t.co/NpeklnWBHA #CrowdSwap #DeFi #crypto #dex #Sponsored
16
170
119
@sizzles_fun
sizzles.fun🍳 (formerly Candlestick)
3 years
Just in!💥💥 The First Smart Money 4534 who bought $PEPE at 10 zeros and realized #32000x profit, just re-bought $PEPE at $0.0(5)2919. Besides that, $PEPE Top Holder bbc3 re-bought 194B+ $PEPE (value $564k) at avg buy price of $0.0(5)29012. Top Holder Haveabigdick.eth
6
3
16
@dapp_com
Dapp.com
3 years
#sponsored #1xbit the best betting oppty: - exciting events - high odds - 40 #cryptocurrencies - instant payouts - total anonymity & an amazing Welcome Package of up to 7 $BTC now! Register with DAPPT6 code to boost your 1st deposit bonus up to 125%! https://t.co/4Enub0C78t
5
14
17
@sizzles_fun
sizzles.fun🍳 (formerly Candlestick)
3 years
😎Smart Money + 🥷Stealth Money Oppty p1 A hidden #token just pop up on Top Net Buy by Stealth Money leaderboard, when you tick the include "unverified token" 👇 https://t.co/WZmieW5MSW Click to validate: 1/2 Stealth Money (p2) 🥷3cf2 bought a large amount $50K value of
9
16
41
@TronNRG
NRG
3 years
We are thrilled to announce that we are now live on one of the world's leading dapp stores, @dapp_com! This esteemed multichain dapp store sets the gold standard in the crypto realm. We appreciate being included in their list of projects. #TronNRG https://t.co/fJXksXQszA
2
12
19
@sizzles_fun
sizzles.fun🍳 (formerly Candlestick)
3 years
Wow! We tracked and shared $IZI 🥷Stealth 1b9f 6 days ago, thought it is cuz of the #zksync integration https://t.co/dsFUHIrhqV The fun fact is: too young too simple. The🥷Stealth 1b9f lurked for 6 days for "iZUMi Finance Completes $22 Million Financing"!👇
@sizzles_fun
sizzles.fun🍳 (formerly Candlestick)
3 years
🥷No insider? Don't kid yourself! Stealth 1b9f lurked & profited 113%+ in $IZI! How? - 2d before the news of #zksync integration, 1b9f bought 984K $ZIZ at avg $0.0122 - 9hrs ago, he transferred all $ZIZ to a new address $IZI surged to $0.049. 302% 👇 https://t.co/8MpIQZQlry
2
3
11
@wchng533753591
吾程🛸
3 years
4、Now it's time to explore decentralized applications (dApps). Browse through curated lists, like @defipulse or @dapp_com , to find a dApp that interests you, from decentralized finance (DeFi) to NFT marketplaces.
0
2
3
@sizzles_fun
sizzles.fun🍳 (formerly Candlestick)
3 years
🚀🌕 Feel the pulse of the #memecoin season? Ready to ride the wave to #105x & #80x gains like a true Candlestick 😎? Follow these 3 simple steps to unlock the door to explosive profits: 1. Dive into Live Smart Money Trades. Make sure to select "unverified #tokens" for hidden
@sizzles_fun
sizzles.fun🍳 (formerly Candlestick)
3 years
Smart Money continued to lead the high profit! 6 Top Gainers #tokens, 5 are held by😎 $X-GPT +2418% #BABYPEPE +528% $CHAD +300% $PEPE +174% $KERMIT +152% $WOJAK +127% Let's see how you can hop on the profit train by following Candlestick Smart😎 https://t.co/5dZicCIF0q 🧵
0
6
13
@sizzles_fun
sizzles.fun🍳 (formerly Candlestick)
3 years
Stay ahead of the game in #Cryptotrading! Follow these 3 steps to track top holders & stay informed on their real-time #DEX trades, CEX flow, & #liquidity actions. Maximize your profits & make informed decisions👇 https://t.co/6Zxg5JOMq7 #cryptoinvesting #tradingtips
sizzles.fun
Advanced crypto trading with smart money tracking and DeFi analytics
1
2
4
@dapp_com
Dapp.com
3 years
Introducing Concentrated Liquidity with ApeSwap V3 - Why is #ApeSwap Upgrading to V3? - How to Create a V3 Position? - Why V3 is better for #LPs? 👇 https://t.co/tY6KtdopqO
5
20
23
@dapp_com
Dapp.com
3 years
#Sponsored ❗️❗️@SeedPhoto adds “the Bridge”, a unique option that no other marketplace currently has, allowing an #NFT owner to successfully transfer the NFT from #Binance Smartchain to other #Ethereum or #Polygon #Blockchains. 🚀 ➡️ https://t.co/1LsbuMXIpg
1
7
15
@Gpt_hunter
GPT Profit Hunter
3 years
#Daapt $Dappt 🔸31% Up After our Alert #cryptocurrency #Bitcoin #Ethereum #Btc #Eth #Kucoin #Airdrop $id #Arbitrum $Arb #Arb #Id $Id #Polx #Pre #Himayc #Plgr $Plgr #Hibayc #Suter $Polx $Pre $Himayc $Hibayc #Credi $Credi #Higazers #Vid $Vid #StocksToBuy $Suter @dapp_com
@Gpt_hunter
GPT Profit Hunter
3 years
#DAPPT $DAPPT 🔹Looking Good To Buy 🔹Buying will Trigger Above this Zone #Crypto #Cryptocurrency #Blockchain #CryptoNews #Bitcoin #Ethereum #Stablecoins #Btc #Eth #Binance #Kucoin #Snx $Snx #Cfx #Mkr #Stx #Key #Op $Cfx $Mkr $Stx $Key $Op $Sdao $Well $Ampl #Sdao #Well #Amp
4
2
5
@sizzles_fun
sizzles.fun🍳 (formerly Candlestick)
3 years
#Arbitrum Live!🎉 Explore #arbitrumgems 🔹8 Top #token Rankings: Net Buy Accumulated Top Liquidity $... 🔹3 large live orders of #DEX Trade, #CEX Flow & Liquidity https://t.co/gTT4Lw8UVj Analytics #Arbitrum 6 new metrics - Net Buy Val, Net CEX Flow... https://t.co/vodpxbrW6d
@sizzles_fun
sizzles.fun🍳 (formerly Candlestick)
3 years
The final testing ing We made it fam! Sneak peek at $ARB #Arbitrum on Candlestick?👀 Enormous liquidity added to $ARB #Uniswap V3🎯 Single-side liquidity adds can be viewed as buy orders! *liquidity$ is 0 cuz no $ARB #DEX tx to gen. price yet Ready?👇 https://t.co/9JkhCYF6IL
4
3
6
@GenxAnalytics
GenX Analytics™ 🌟
3 years
BIGGEST STARS🤩 OF #BNB By Social Status these #BNBChain Ecosystem builders have established their POPULARITY🌟 High Ranking on @dapp_com - keep tab on these🏆💎 #BABYDOGE $SKILL $BNI $MST $LEONS $ELK $CAKE $COC #PINKSALE $DVI $GEM $TAP $GEL $XY #BSC #Crypto #P2E #memecoins
2K
481
247
@sizzles_fun
sizzles.fun🍳 (formerly Candlestick)
3 years
$XMON dropped from $25K to $880 in 5 mins after the #Sudoswap Lockdrop. Then it rebounded. 4 #StealthMoney bought $XMON starting from $1,218. The first buyer has gained #2x.👇 https://t.co/1AJW1m4uoh #cryptotrading #cryptocrash #onchain
sizzles.fun
Advanced crypto trading with smart money tracking and DeFi analytics
1
3
1
@dapp_com
Dapp.com
3 years
#sponsored Are you ready for a NanoGames #Giveaway! Just follow these easy steps ✔️ RT & Follow @nanogamesio ✔️ Join us on https://t.co/regTmb2PNl ✔️ Comment your username 🏆 Prize: 1x 0,1#ETH ⏳Ends in 72 hours! The prize will be sent to your #Nanogames account! #BNBChain
11
6
11
@sizzles_fun
sizzles.fun🍳 (formerly Candlestick)
3 years
2. 15x Returns In 3 Hrs, 361% Profits In A Day. Shill You 3 Candlestick Smart Money Addresses👇 https://t.co/EaR12Ln4rt
1
1
2
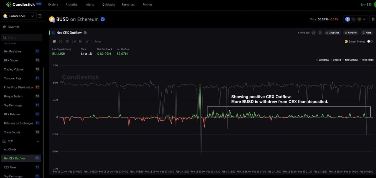
@sizzles_fun
sizzles.fun🍳 (formerly Candlestick)
3 years
@cz_binance Supporting CZ with on-chain data P1-4 shows live $BUSD #DEX Net Buy Value & #CEX Net Outflow on #Ethereum & #BNBChain 😎ALL prove #FUD is fading P3 The most obvious - 5m $BUSD #BNB Chain CEX Outflow From negative $-13M to positive $53K in last 5m https://t.co/Ne30rz4Cm4
1
5
8
@GenxAnalytics
GenX Analytics™ 🌟
3 years
🔥🔥 HOTTEST #DAPP'S IN #CRYPTO 🔥🔥 Listed for their HUGE🤯 Social FootPrint - @dapp_com ranked these Platforms HIGHEST by Social Signal💬📈 Top Scores means they are mentioned and interacted with Frequently!🚀🚀 $BNI $BFG $ANKR $CCASH $GM $MATTER $JGN #WEB3 #NFTS #P2E #BNB
2K
470
182