CnftTools Profile Banner
CNFT Tools Profile
CNFT Tools

@CnftTools

Followers
17K
Following
4K
Media
2K
Statuses
5K

Cardano’s utility engine. Bots • Staking • Vesting • Listings • Everything 50K+ users • https://t.co/DJSeAjhJjR

Joined August 2021
Don't wanna be here? Send us removal request.
@CnftTools
CNFT Tools
7 days
Your Plan B if Cardano doesn’t work out
4
2
5
@CnftTools
CNFT Tools
8 days
This is not a drill.
8
23
34
@gopuff
Gopuff
17 days
We own the warehouse, so you get 5000+ groceries & essentials cheaper & faster. Use code WELCOME for 50% off your first order.
10
18
195
@CnftTools
CNFT Tools
9 days
Here's a lovely bunch of bananas. Nice
6
18
14
@CnftTools
CNFT Tools
11 days
Thanks. Didn't know it was our birthday, but let's claim it.
@RefreshedPixel
Pixel and 1273 others
12 days
1/3 Happy Birthday @CnftTools. @CnftTools powers Cardano's ecosystem with tools like the Shield vesting protocol, which secures millions in tokens for major launches including 90% of https://t.co/VxM3R1XUjy projects, and a verifier bot relied on by 95% of initiatives for
4
4
11
@CnftTools
CNFT Tools
2 months
Proof of Stake secures the network. Proof of Voice grows the network. Why do we only reward one and not the other? It’s time to fix the missing layer of Cardano's economic model. Introducing Proof of Voice. 🧵
24
52
71
@CnftTools
CNFT Tools
1 month
I’m DONE with crypto I quit I was promised a golden BullRun in 2025 I was promised midnight tokens All I’ve experienced is devastation in the trenches I’m going back to my corporate job Good luck to the rest of you
9
2
33
@CnftTools
CNFT Tools
2 months
🆕New Listing on CNFT TOOLS: Tipsy Turtles - https://t.co/BlxkYEjR6c Animated videos for Cardano and they're giving away 50O $ADA in a comp. Check the details below 👇
Tweet card summary image
cnft.tools
CNFT.Tools - Search and rank your favorite CNFT's
@tipsy__turtles
Tipsy Turtles
2 months
Here is part 1 of the animated short movie we made for Cardano! Read this tweet until the end & follow the instructions if you want a chance to win 500 $ADA 😉 Over the course of 5 chapters (to be released once a week over the next 4-5 weeks), we tell the story of the Cardano
1
3
11
@CnftTools
CNFT Tools
2 months
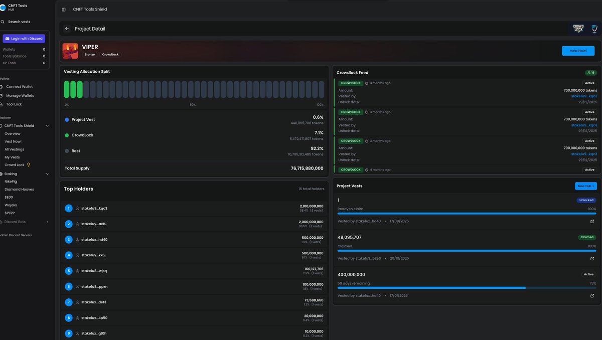
Niiiiiiicce! Crowdlock for the win! Check out their full metrics here: https://t.co/ZjDAP8ozg9
@vipercoin_ada
VIPER
2 months
We have 569 Memes as well even though we are More than a Meme! We have @CnftTools Crowd Lock for the community @AnvilDevAgency is our partner to building our platform The best way to support us is to buy the dip hold or lock your tokens and use
1
4
11
@WiseOwlsNFT
Wise Owls 🦉
2 months
So... Here is a WISE trade... @CnftTools bot informed us that our 1/1 in collaboration with @angelcoinada has been sold in @jpgstoreNFT for 670 $ADA ! 🦉👼🔥 Congrats buyer! We appreciate your support!
12
26
40
@ggreyborn
ɢʀɛʏɮօʀռ 💦 🌹
2 months
This is a fantastic idea and one that should be a no brainer for votes considering the sentiment for Cardano. I could see this on a mass scale and helping incentivize users on this chain for doing what they ALREADY do anyways. Built by CNFT Tools, a staple in our ecosystem ! 🔥
@CnftTools
CNFT Tools
2 months
Proof of Stake secures the network. Proof of Voice grows the network. Why do we only reward one and not the other? It’s time to fix the missing layer of Cardano's economic model. Introducing Proof of Voice. 🧵
2
4
7
@CalLovesTrading
Dr Caleb L
2 months
@CnftTools Absolutely necessary. Build this beast and improve the world!
0
1
14
@CnftTools
CNFT Tools
2 months
Help us build the engine that pays the real supporters. Proof of Stake Secures the Network Proof of Voice Grows the Network 🔵 Learn more on our Website: https://t.co/RR0hKM0MZU 🔵 Read the full proposal & Vote YES in Fund15: https://t.co/Vdj8AwRAJg] Let's amplify the true
1
2
11
@CnftTools
CNFT Tools
2 months
We are testing our own tech. The Genesis Campaign is LIVE. Go to https://t.co/AQ5GCqHopW - Connect Wallet & Link X. - Reply here with #ProofOfVoice & why you support Proof of Voice for Cardano. Our AI is watching to reward the first defenders. 👀
hub.cnft.tools
CNFT TOOLS Hub
3
0
12
@CnftTools
CNFT Tools
2 months
This infrastructure must exist. 🔹 If Catalyst Funds Us: We build it, launch it, and you own the liquidity. 🔹 If Catalyst Fails: We won’t let the tech die. We open the protocol to external founders to launch, serving strictly as the devs.
1
0
11
@CnftTools
CNFT Tools
2 months
"Why ask for 198k ADA?" Memecoins raise millions for vibes. We need funds for Infrastructure. - $60k/year for X Enterprise API (To keep the lights on). - 50k ADA permanently locked for your liquidity. We aren't buying lambos. We are buying data pipelines to defend the
1
0
13
@CnftTools
CNFT Tools
2 months
We are submitting this to #ProjectCatalyst Fund15 with a radical commitment: 🚫 0% Team Allocation. We take ZERO tokens. It is 100% community-owned. 🔒 Protocol-Owned Liquidity. Catalyst funds are permanently locked to seed the pool.
2
0
12
@CnftTools
CNFT Tools
2 months
Proof of Voice is a "Growth-to-Earn" protocol by @CNFT_Tools. We link your X account to your Wallet to verify: 1️⃣ Proof of Heritage: Are you a real, long-term holder? (Bot farms blocked 🚫) 2️⃣ Quality: Is your content helpful? (Spam filtered 🗑️) 3️⃣ Impact: Did you drive
1
0
14
@CnftTools
CNFT Tools
2 months
@jasonappleton talks about anti-Cardano narratives, but this is how we fight back. https://t.co/H3aMqsJJKv
@jasonappleton
Jason Appleton (Crypto Crow)
2 months
Anyone else noticing the number of fairly new accounts using anti-cardano narratives to boost their engagement while spreading fud? I have. Someone is either paying them, or they are just using the community to grow themselves. Many new names and faces. I'm blocking them all.
1
0
10
@CnftTools
CNFT Tools
2 months
We know it's needed, @IOHK_Charles said it himself. We literally have the solution right here, we just need funding. https://t.co/KRv6oFfmM8
@IOHK_Charles
Charles Hoskinson
2 months
More bad faith takes from the broader ecosystem. Hundreds more will come. Brand damage in the billions. In 2026, we need the ability to craft and control narratives instead of being lost in a sea of bad faith, low depth, and misinformed memes
1
0
10