ArthurQuantize Profile Banner
ArtQ.xrd Profile
ArtQ.xrd

@ArthurQuantize

Followers
449
Following
25K
Media
231
Statuses
6K

#Radix @XRDBOBBY @Dralaverse @GnomeSocietyNFT @RadorablesNFT @PenguinsXRD @StarSailorsNFT @AbandonedScorps

On Radix
Joined March 2021
Don't wanna be here? Send us removal request.
@lord_radix
RadixLord
1 day
Congratulations to the elected members! Strong lineup imo
@radixdlt
Radix - Radically Different DeFi
1 day
RAC Consultation Results are in Participation: 1.34B XRD from 1,151 Accounts The community voted for a 5-person council. Members: @peachy_xrd @Radstakes @Jazzer9F @a_vaunt @projectShift_og
0
2
20
@Evolution__420
❌(R)EvolutionπŸ‡©πŸ‡ͺ πŸ‡·πŸ‡΄ πŸ•Š
4 days
Vitalik calls for extreme levels of scaling beyond Ethereum's L1. Radix's Hyperscale delivers: 500k+ TPS with atomic composability on L1 alone. The future of #DeFi just leveled up! πŸš€ #Radix #Ethereum #Solana
@VitalikButerin
vitalik.eth
5 days
There have recently been some discussions on the ongoing role of L2s in the Ethereum ecosystem, especially in the face of two facts: * L2s' progress to stage 2 (and, secondarily, on interop) has been far slower and more difficult than originally expected * L1 itself is scaling,
1
11
37
@felixXrd
felix-hit.xrd
5 days
@Justin_Bons lol why stop at SOL? you know $XRD scales linearly and have recently proven it in a public test! wHy iS iT so hArd tO gEt pEopLe tO rEcogNiSe tEchnoLoGicAl prOgrEsS?
4
10
66
@addix_xrd
hit.xrd
5 days
🚨Hedge Fund 2.0 - COMPLETE🚨 This was part of a @radixdlt grant application But as we move to a DAO, @Radix_SC @haseeb_xrd @luxjimmyy @felixXrd have decided that grant funds belong to the community Upon DAO formation, we will return the $XRD to the community treasury $FU πŸ–•
1
14
35
@radixdlt
Radix - Radically Different DeFi
5 days
Wanted: Production-grade infra operators! As we shift to a community-led model, the Radix Foundation is stepping back from default hosting. Open RFPs: β€’ Babylon Gateway β€’ Signalling Server β€’ Connect Relay If you can run prod infra, submit a proposal!
3
22
74
@a_vaunt
avaunt.xrd
8 days
Pretty amazing achievement and super proud to be a part of it.
3
16
88
@felixXrd
felix-hit.xrd
7 days
@daveontheway @EvanWeb3 If you like SUI, you’ll love $XRD Happy to send you some so you can try it out and let me know what you think
0
6
32
@peachy_xrd
Peachy
8 days
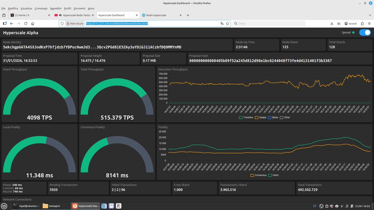
700k+ Swaps per second!!! Those are actual DEX swaps. That is what 70% of blockchain transactions are today. This is the REAL TEST of what a network SHOULD handle. And it was community ran. Not in some dark lab isolated with top-shelf hardware.
@Radix_ecosystem
Radix Community Council
8 days
πŸš€ @radixdlt Hyperscale - Public Community Test lead by @timanrebel Today, the Radix community is running a public Hyperscale test – the realization of a vision first articulated by Dan Hughes. Dan believed this should be proven with the community, not behind closed doors.
8
87
251
@felixXrd
felix-hit.xrd
8 days
Radix $XRD is your chance to enter crypto early - Community owned - Proven scalability in public tests - Easy 50-100x from here There’s your fucking trilemma resolved!
4
19
94
@timanrebel
timan.xrd
8 days
We did it! 500k swaps per second!
@radixdlt
Radix - Radically Different DeFi
8 days
Hyperscale just publicly proved itself at 500,000+ transactions per second! This is the future of Web3, and YOU built it with us.
5
34
158
@haseeb_xrd
Haseeb.xrd | piece of $HIT πŸ‰
8 days
@radixdlt on full throttle display. 500K TPS and those are complex transactions in real time. Wake me up when @solana can do this
@Radix_SC
stakingcoins.xrd
8 days
@a_vaunt 515k TPS
1
5
22
@rogermoonCrypto
ROGER MOON | HCC
7 days
Yesterday #Radix has proven to the world that it is - at least from a tech perspective - a Top 5 coin. 700,000 swaps per second !!! And the test was run by the community, using normal hardware. No super expensive machines that are often being used by L1 projects to
@lucmatheson
Lucas Matheson
8 days
@Adam_XRD Huge! Congrats team esp @timanrebel πŸ’ͺ breaking records here πŸš€
4
25
100
@Radix_ecosystem
Radix Community Council
7 days
Yesterday’s @radixdlt Hyperscale public test lead by @timanrebel exceeded expectations. πŸ“ˆ Peak throughput surpassed 800,000 SPS under live, real-world conditions. Why SPS matters: β€’TPS counts transactions submitted β€’SPS measures transactions actually executed and finalized
8
45
134
@felixXrd
felix-hit.xrd
8 days
The next 100x people are looking for is $XRD not vapourware - they literally did a public test proving it scales If you missed $BTC, $ETH, $SOL, $XRP, then don’t miss Radix!
@NFTMachinist
The Machinist
8 days
A community-run blockchain just hit over 700k swaps per second during a public test running on consumer-grade hardware πŸ‘€ Could @radixdlt be the biggest comeback of 2026? πŸ”₯+83% in 30 daysπŸ”₯ At the current price, the possible reward is worth the minimal risk πŸš€
1
15
78
@lucmatheson
Lucas Matheson
8 days
@Adam_XRD Huge! Congrats team esp @timanrebel πŸ’ͺ breaking records here πŸš€
3
31
103
@NFTMachinist
The Machinist
8 days
A community-run blockchain just hit over 700k swaps per second during a public test running on consumer-grade hardware πŸ‘€ Could @radixdlt be the biggest comeback of 2026? πŸ”₯+83% in 30 daysπŸ”₯ At the current price, the possible reward is worth the minimal risk πŸš€
6
42
133
@Adam_XRD
Adam_XRD
8 days
Just hit 1 billion transactions (swaps) in under an hour with the Hyperscale public test!
10
29
106
@vlad_rdx
Vlad.RDX
8 days
620k waaaaaapssssss per seconddddd πŸ”₯πŸ”₯πŸ”₯πŸ”₯πŸ”₯
@vlad_rdx
Vlad.RDX
8 days
450k swaps per second πŸ”₯πŸ”₯πŸ”₯πŸ”₯ Hey @solana, can you do this? 😁
1
24
96
@radixdlt
Radix - Radically Different DeFi
8 days
π™Šπ™£π™—π™€π™–π™§π™™π™žπ™£π™œ π™žπ™£ π™Šπ™‰π™€. π™ƒπ™Šπ™π™. This is the setup phase for the Public Hyperscale Test. πŸ”ΉOnboarding opens: 13:00 UTC πŸ”ΉTest starts: 15:00 UTC LET’S GO. https://t.co/h99B0OkZA5
Tweet card summary image
t.me
You can view and join @radixhyperscale right away.
2
27
77
@cardanomosh
cardanomosh
12 days
Cardano enthusiasts who are interested in governance and decentralization might find it interesting to follow along with Radix in the coming months. The DLT network is already well decentralized, and most code is already open source, but certain services are still centralized.
@Adam_XRD
Adam_XRD
12 days
Just 2 weeks since announcing 2026 Strategy, proposal quality is already exceptional. Community stepping up. Talents here. Exactly the energy needed to decentralize the stack. Want to get involved? Here's overview of Foundation's Operational Stack.
7
24
80